Freshdesk Omni Review: Pros, Cons, Features and Pricing
Freshdesk Omni, a product of Freshworks, is an omnichannel customer service software that brings together email, web chat, SMS, and social media apps into one unified inbox. It helps businesses manage and resolve inquiries across these channels while providing AI-powered tools like Freddy AI chatbots and proactive insights to speed up responses. The software is designed for scalability and versatility, serving retailers, e-commerce brands and tech teams that need to centralize support workflows.
Freshdesk Omni addresses common issues like response delays and repetitive tasks, benefiting customer support and service operations teams. In this article, I'll cover Freshdesk Omni's features, pros and cons, user reviews, use cases, and pricing, so you can decide if it meets your business's customer support needs and goals.
Freshdesk Omni Evaluation Summary
- $29/user/month
Why Trust Our Software Reviews
We’ve been testing and reviewing software since 2020. As CX leaders ourselves, we know how critical and difficult it is to make the right decision when selecting software.
We invest in deep research to help our audience make better software purchasing decisions. We’ve tested more than 2,000 tools for different CX use cases and written over 1,000 comprehensive software reviews. Learn how we stay transparent & our software review methodology.
Freshdesk Omni Overview
In my opinion, Freshdesk Omni stands out as a solid choice for customer service and helpdesk software. It's particularly effective for teams that value a user-friendly interface and robust support. While Freshdesk Omni offers a comprehensive feature set, some features could feel a bit limiting unless you’re on the higher tiers, which might not suit small businesses with tight budgets. However, the investment pays off with its excellent onboarding and customer support.
Compared to competitors like Zendesk and Zoho, Freshdesk Omni excels in providing a seamless user experience, though it may lack some advanced integrations. It's best suited for mid-sized to large enterprises that need reliable and efficient customer service solutions. If you're considering a tool that balances functionality with ease of use for your team members, Freshdesk Omni should be on your radar.
pros
-
Proactive insights to help automate responses and improve customer experience.
-
Built-in AI tools like Freddy AI chatbots.
-
Unified inbox with seamless omnichannel support.
cons
-
Can be overwhelming for very small teams or simple use cases.
-
Higher starting price than the basic Freshdesk plan.
-
SupportYourApp
Visit WebsiteThis is an aggregated rating for this tool including ratings from Crozdesk users and ratings from other sites.4.7 -
Freshdesk
Visit WebsiteThis is an aggregated rating for this tool including ratings from Crozdesk users and ratings from other sites.4.4 -
Zendesk
Visit WebsiteThis is an aggregated rating for this tool including ratings from Crozdesk users and ratings from other sites.4.3
How We Test & Score Tools
We’ve spent years building, refining, and improving our software testing and scoring system. The rubric is designed to capture the nuances of software selection and what makes a tool effective, focusing on critical aspects of the decision-making process.
Below, you can see exactly how our testing and scoring works across seven criteria. It allows us to provide an unbiased evaluation of the software based on core functionality, standout features, ease of use, onboarding, customer support, integrations, customer reviews, and value for money.
Core Functionality (25% of final scoring)
The starting point of our evaluation is always the core functionality of the tool. Does it have the basic features and functions that a user would expect to see? Are any of those core features locked to higher-tiered pricing plans? At its core, we expect a tool to stand up against the baseline capabilities of its competitors.
Standout Features (25% of final scoring)
Next, we evaluate uncommon standout features that go above and beyond the core functionality typically found in tools of its kind. A high score reflects specialized or unique features that make the product faster, more efficient, or offer additional value to the user.
We also evaluate how easy it is to integrate with other tools typically found in the tech stack to expand the functionality and utility of the software. Tools offering plentiful native integrations, 3rd party connections, and API access to build custom integrations score best.
Ease of Use (10% of final scoring)
We consider how quick and easy it is to execute the tasks defined in the core functionality using the tool. High scoring software is well designed, intuitive to use, offers mobile apps, provides templates, and makes relatively complex tasks seem simple.
Onboarding (10% of final scoring)
We know how important rapid team adoption is for a new platform, so we evaluate how easy it is to learn and use a tool with minimal training. We evaluate how quickly a team member can get set up and start using the tool with no experience. High scoring solutions indicate little or no support is required.
Customer Support (10% of final scoring)
We review how quick and easy it is to get unstuck and find help by phone, live chat, or knowledge base. Tools and companies that provide real-time support score best, while chatbots score worst.
Customer Reviews (10% of final scoring)
Beyond our own testing and evaluation, we consider the net promoter score from current and past customers. We review their likelihood, given the option, to choose the tool again for the core functionality. A high scoring software reflects a high net promoter score from current or past customers.
Value for Money (10% of final scoring)
Lastly, in consideration of all the other criteria, we review the average price of entry level plans against the core features and consider the value of the other evaluation criteria. Software that delivers more, for less, will score higher.
Core Features
Ticketing: Freshdesk Omni offers an intelligent ticketing system that centralizes conversations, supports multilingual interactions, and allows your team to collaborate through shared inboxes and internal threads. This feature helps streamline your customer support processes and manage support tickets, making it easier for your team to resolve queries efficiently.
Freddy AI: The integrated AI solution enhances customer and agent experiences by automating repetitive tasks and offering personalized self-service options. Freddy AI provides insights for better decision-making, allowing your team to focus on more complex issues.
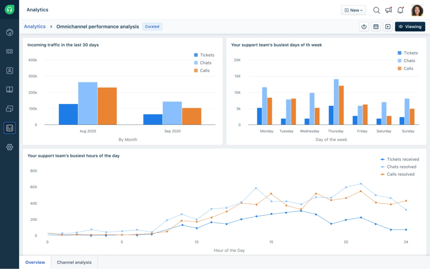
Analytics and Insights: Freshdesk Omni provides tools to track performance and customer interactions, enabling you to generate on-demand reports and personalized dashboards. This helps identify operational bottlenecks and ensures continuous improvement through pre-defined reports and custom analyses.
Self-Service: A customer portal allows users to submit tickets and access resources independently. This feature empowers your customers to find answers quickly through a multilingual knowledge base, customizable portals, and community forums.
Routing and SLA Management: Automate ticket routing with customizable business rules and automation triggers to optimize your team's workflow. This ensures that agents focus on critical issues, improving response times and customer satisfaction.
Security: Robust security measures, including role-based access control and IP whitelisting, protect customer data and streamline agent access. This ensures your support operations remain secure and efficient.
Ease of Use
Freshdesk Omni is generally straightforward, making it easy for you and your team to navigate its features. User feedback highlights its intuitive interface and sensible design. However, some users mention that the plethora of options can be overwhelming initially. You'll appreciate its clean layout and the logical organization of tools, which facilitate quick access to essential features, enhancing overall productivity in managing customer service tasks effectively.
Integrations
Freshdesk Omni integrates with widely used tools like Slack, Salesforce, Mailchimp, Google Workspace, Microsoft Teams, Dropbox, Shopify, and WordPress. It also provides an API and access to the Freshworks Marketplace, enabling teams to extend functionality through additional apps and custom or third-party integrations, depending on plan and configuration.
Freshdesk Omni Specs
- API
- Calendar Management
- Call Integration
- Chat
- Click-to-Dial
- Contact Management
- CRM Integration
- Customer Management
- Dashboard
- Data Export
- Data Import
- Data Visualization
- Email Integration
- Escalation Management
- External Integrations
- Google Apps Integration
- Inventory Tracking
- Knowledge Base
- Lead Management
- Lead Scoring
- Marketing Automation
- Multi-User
- Net Promoter Score
- Notifications
- Online Surveys
- SAP Integration
- Scheduling
- Self-service Portal
- Supplier Management
- Support Forum
- Ticket Management
