Mixpanel Alternatives Shortlist
Here’s my shortlist of Mixpanel alternatives:
A strong Mixpanel alternative gives your team flexible event tracking, clear user journey analysis, and reliable reporting—without locking you into Mixpanel’s pricing or data model. If you’re searching for the best Mixpanel alternatives, you’re likely weighing options that offer similar product analytics features, but with different deployment, privacy, or integration capabilities.
This list will help you compare leading tools side by side, so you can find the right fit for your analytics needs, data governance requirements, and business goals.
What Is Mixpanel?
Mixpanel is a product analytics platform that helps teams track user behavior and analyze customer interactions across web and mobile applications. It focuses on behavioral analytics, enabling teams to understand how users engage with features, move through workflows, and interact with digital products. With tools for data collection and customer journey analytics, Mixpanel helps teams turn raw usage data into insights that improve product experience. It is widely used by teams aiming to reduce churn, better understand new users, and break down insights across siloed technical teams.
Best Mixpanel Alternatives Summary
This comparison chart summarizes pricing details for my top Mixpanel alternative selections to help you find the best one for your budget and business needs.
| Tool | Best For | Trial Info | Price | ||
|---|---|---|---|---|---|
| 1 | Best for website traffic analysis | Free plan available | Free | Website | |
| 2 | Best for real-time user journey monitoring | Free demo available | Pricing upon request | Website | |
| 3 | Best for behavioral cohort analysis | Free plan available | From $49/month (billed annually) | Website | |
| 4 | Best for mobile app engagement insights | 30-day free trial + free demo available | From $75/month | Website | |
| 5 | Best for session replay visualization | Free demo available | Pricing upon request | Website | |
| 6 | Best for automatic event tracking | Free trial + free demo available | Pricing upon request | Website | |
| 7 | Best for funnel performance tracking | Free trial available | From $12/month | Website | |
| 8 | Best with self-hosted deployment options | Free tier available | From $0.00005/event | Website | |
| 9 | Best with advanced attribution modeling | Free plan available | Pricing upon request | Website | |
| 10 | Best for digital experience mapping | Free plan + free demo available | From $49/month | Website |
Why Trust Our Software Reviews
We’ve been testing and reviewing software since 2020. As CX leaders ourselves, we know how critical and difficult it is to make the right decision when selecting software.
We invest in deep research to help our audience make better software purchasing decisions. We’ve tested more than 2,000 tools for different CX use cases and written over 1,000 comprehensive software reviews. Learn how we stay transparent & our software review methodology.
-
monday service
Visit WebsiteThis is an aggregated rating for this tool including ratings from Crozdesk users and ratings from other sites.4.6 -
SupportYourApp
Visit WebsiteThis is an aggregated rating for this tool including ratings from Crozdesk users and ratings from other sites.4.7 -
Freshdesk
Visit WebsiteThis is an aggregated rating for this tool including ratings from Crozdesk users and ratings from other sites.4.4
Mixpanel Alternatives Reviews
Below are my detailed summaries of the best Mixpanel alternatives that made it onto my shortlist. My reviews offer a detailed look at the features, best use cases, and integrations of each platform to help you find the best one for you.
For teams focused on understanding website visitor behavior, Google Analytics offers detailed traffic analysis and reporting. This platform is especially useful for digital marketers, ecommerce managers, and content teams who need to track site performance and user journeys. Unlike Mixpanel, Google Analytics specializes in granular website data, making it a go-to choice for optimizing web traffic and conversion funnels.
Why Google Analytics Is a Good Mixpanel Alternative
If your main goal is to analyze website traffic in depth, Google Analytics is a strong alternative to Mixpanel. I picked Google Analytics because it offers detailed real-time and historical reporting on site visits, user flows, and traffic sources. You can segment audiences, track conversion events, and visualize user journeys across your website. These features make it especially valuable for teams focused on optimizing web performance and understanding how visitors interact with site content.
Google Analytics Key Features
Some other features in Google Analytics help teams get a broader view of digital performance:
- Custom Dashboards: Build personalized dashboards to monitor the metrics that matter most to your team.
- Event Tracking: Set up and track specific user actions like downloads, video plays, or form submissions.
- Ecommerce Reporting: Analyze product performance, sales funnels, and transaction data for online stores.
- Attribution Modeling: Compare different attribution models to understand which channels drive conversions.
Google Analytics Integrations
Integrations include Google Ads, Google Tag Manager, Google Search Console, Google Data Studio, Google Optimize, Google AdSense, Firebase, BigQuery, Display & Video 360, and Search Ads 360.
Pros and Cons
Pros:
- Event tracking enables custom measurement of interactions
- Real-time reporting provides immediate visibility into activity
- Detailed traffic analysis supports website performance tracking
Cons:
- Data sampling can impact reporting accuracy
- Limited product analytics depth for user-level insights
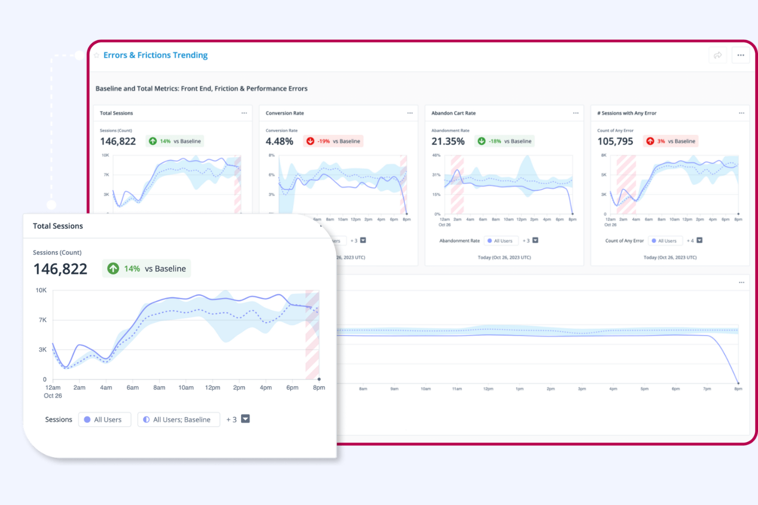
When you need to monitor user journeys as they happen, Quantum Metric delivers real-time analytics and session intelligence. Digital product teams and CX leaders use Quantum Metric to spot friction, diagnose issues, and respond to user behavior instantly across web and mobile. Its live monitoring and anomaly detection set it apart from Mixpanel and other event-based analytics platforms.
Why Quantum Metric Is a Good Mixpanel Alternative
Unlike platforms that focus on historical event data, Quantum Metric gives you real-time visibility into user journeys as they unfold. I picked Quantum Metric because its live session monitoring and instant anomaly detection help teams catch and address issues the moment they appear.
The platform’s continuous product design approach lets you see user struggles and friction points without waiting for batch reports. For teams that need to react quickly to user behavior, Quantum Metric offers a level of immediacy that Mixpanel doesn’t provide.
Quantum Metric Key Features
Some other features in Quantum Metric help teams dig deeper into user experience and product performance:
- Session Replay: Watch full recordings of user sessions to understand specific behaviors and pain points.
- Heatmaps: Visualize aggregate user interactions with clicks, scrolls, and taps across your site or app.
- Impact Quantification: Measure the business impact of user experience issues with built-in analytics.
- Form Analytics: Track and analyze user interactions with forms to identify where users abandon or struggle.
Quantum Metric Integrations
Integrations include AB Tasty, Split, Botcopy, ServiceNow, Qualtrics, Salesforce Service Cloud, Looker, Slack, Optimizely, and Tealium.
Pros and Cons
Pros:
- Impact analysis links issues to business outcomes
- Session replay adds context to user interactions
- Real-time monitoring detects issues as they occur
Cons:
- Reporting customization is somewhat limited
- Feature depth can feel overwhelming for smaller teams
For teams focused on understanding website visitor behavior, Google Analytics offers detailed traffic analysis and reporting. This platform is especially useful for digital marketers, ecommerce managers, and content teams who need to track site performance and user journeys. Unlike Mixpanel, Google Analytics specializes in granular website data, making it a go-to choice for optimizing web traffic and conversion funnels.
Why Amplitude Is a Good Mixpanel Alternative
Amplitude stands out for teams that need to analyze user behavior at a granular level. I picked Amplitude because its behavioral cohort analysis lets you group users based on specific actions and track how those groups engage over time. The platform’s retention analysis and funnel exploration tools help you pinpoint where users drop off and what drives long-term engagement. These features make Amplitude especially valuable for product teams focused on understanding and improving user retention.
Amplitude Key Features
Some other features in Amplitude help teams get more from their product data:
- User Path Analysis: Visualize the different paths users take through your product to identify common journeys and drop-off points.
- A/B Test Analytics: Measure the impact of experiments and feature releases directly within the analytics platform.
- Data Governance Tools: Manage event tracking, enforce naming conventions, and maintain data quality across teams.
- Custom Dashboards: Build and share dashboards tailored to specific metrics or team needs.
Amplitude Integrations
Integrations include Twilio Segment, Braze, Amazon, HubSpot, Google Search Console, Google Ads, Hotjar, LaunchDarkly, Mailchimp, Marketo, Notion, Salesforce CRM, and more.
Pros and Cons
Pros:
- Scalable cloud platform built for high-growth startups and SaaS teams
- Self-service analytics for business users exploring user journeys
- Advanced product data analysis with behavioral funnel insights
Cons:
- Advanced features may require technical setup and ongoing management
- Visualization options less flexible than traditional BI tools
If you’re focused on driving engagement and retention in mobile apps, CleverTap offers analytics tailored for mobile-first businesses. The platform stands out with its real-time segmentation and personalized messaging features, helping product and marketing teams understand and influence user behavior. CleverTap is especially useful for teams that need to connect analytics with targeted in-app campaigns and push notifications.
Why CleverTap Is a Good Mixpanel Alternative
CleverTap stands out for teams that need deep insights into mobile app engagement, which is why I picked it as a Mixpanel alternative. Its event-based analytics let you track user actions in real time and segment audiences based on behavior, location, or device.
I appreciate how CleverTap connects analytics with automated messaging, so you can trigger push notifications or in-app messages based on user activity. This makes it a strong choice for businesses that want to turn analytics into targeted engagement strategies.
CleverTap Key Features
Some other features in CleverTap help teams get more from their product analytics platform:
- A/B Testing: Run experiments on messaging and app features to see what drives user engagement.
- User Lifecycle Management: Visualize and analyze user journeys from onboarding through retention and re-engagement.
- Funnels and Drop-off Analysis: Build funnels to track conversion steps and identify where users exit the process.
- Live User Activity Streams: Monitor real-time user actions within your app to spot trends and issues as they happen.
CleverTap Integrations
Integrations include Salesforce, Google Analytics, Shopify, HubSpot, Mixpanel, Slack, Segment, Zendesk, Mailchimp, Firebase, and more.
Pros and Cons
Pros:
- A/B testing supports optimization of campaigns and features
- Automated messaging connects insights to engagement actions
- Real-time segmentation enables precise audience targeting
Cons:
- Customization options for reports can feel restrictive
- Limited support for web-focused analytics use cases
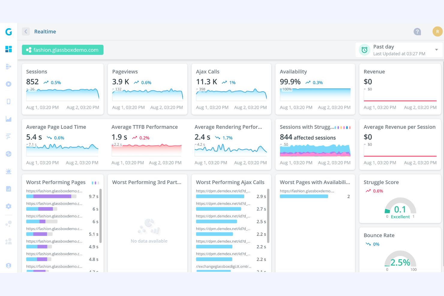
When you need to see exactly how users interact with your digital products, Glassbox offers detailed session replay visualization that goes beyond standard event tracking. Product managers and UX teams often turn to Glassbox to uncover friction points and optimize user journeys with visual evidence. Its ability to capture and replay every user session sets it apart from Mixpanel and other analytics platforms focused mainly on quantitative data.
Why Glassbox Is a Good Mixpanel Alternative
Unlike Mixpanel, Glassbox specializes in session replay visualization, letting you watch real user journeys as they happen. I picked Glassbox because it records every click, scroll, and interaction, so you can pinpoint exactly where users struggle or drop off.
Its heatmaps and journey mapping tools add visual context to user behavior, making it easier to identify friction points. For teams focused on understanding the “why” behind user actions, Glassbox offers a level of insight that event-based analytics alone can’t provide.
Glassbox Key Features
Some other features in Glassbox help teams get a fuller picture of user experience:
- Crash Analytics: Track and analyze app or site crashes to identify technical issues affecting users.
- Tagless Data Capture: Collect user interaction data without manual tagging or code changes.
- Voice of Customer Integration: Combine session data with direct customer feedback for deeper insights.
- Compliance Monitoring: Monitor and audit user sessions to support regulatory and privacy requirements.
Glassbox Integrations
Integrations include Google Analytics, Adobe Analytics, Blue Triangle, Google Tag Manager, Survey Monkey, Qualtrics, and more.
Pros and Cons
Pros:
- Crash analytics highlights technical issues affecting users
- Tagless tracking reduces manual setup effort
- Session replay provides clear visibility into user behavior
Cons:
- Setup may require technical involvement
- Reporting flexibility can feel limited for advanced use cases
For teams that want to capture every user interaction without manual setup, Heap offers automatic event tracking across web and mobile products. This platform appeals to product managers and analysts who need retroactive data and flexible analysis without relying on developer resources. Heap is especially useful if you want to answer new product questions quickly, even when you didn’t plan to track specific events.
Why Heap Is a Good Mixpanel Alternative
Unlike most analytics platforms, Heap automatically captures every user interaction without requiring manual event tagging. I picked Heap as a Mixpanel alternative because its automatic event tracking means you never miss important data, even if you didn’t anticipate what you’d need to measure.
You can retroactively analyze user behavior, create new events on the fly, and answer product questions as they come up. This approach is especially valuable for teams that want flexibility and speed in their analytics process.
Heap Key Features
Some other features in Heap help teams get more from their analytics platform:
- Session Replay: Watch recordings of real user sessions to see exactly how people interact with your product.
- Data Enrichment: Combine user data from multiple sources to build richer user profiles and context.
- Retroactive Funnels: Build and adjust funnels at any time to analyze conversion paths without predefining steps.
- User-Level Analysis: Drill down to individual user journeys and behaviors for more granular insights.
Heap Integrations
Integrations include Salesforce, Marketo, Intercom, Iterable, Shopify, Snowflake, Amazon Web Services, WalkMe, Klaviyo, and Segment.
Pros and Cons
Pros:
- Session replay adds visual context to user behavior
- Retroactive analysis allows flexible data exploration
- Automatic event tracking captures user actions without setup
Cons:
- Performance can slow with large datasets
- Complex data structures can require technical expertise and high learning curve
For teams focused on understanding and improving funnel performance, Kissmetrics offers detailed tracking and analysis of user flows. Growth marketers and product managers use Kissmetrics to pinpoint where users drop off and optimize conversion paths across web and mobile. Its event-based funnel reporting and cohort analysis give you a clear view of how changes impact each stage, setting it apart from Mixpanel’s broader analytics approach.
Why Kissmetrics Is a Good Mixpanel Alternative
If you need to track and optimize funnel performance in detail, Kissmetrics is built for that purpose. I picked Kissmetrics because its funnel analysis tools let you visualize each step of the user journey and quickly spot where users drop off. The platform’s cohort analysis helps you compare how different user groups move through funnels over time. For teams that want to focus on conversion optimization, Kissmetrics offers a more targeted approach than Mixpanel’s broader analytics toolkit.
Kissmetrics Key Features
Some other features in Kissmetrics help teams get a more complete view of user behavior and product performance:
- Revenue Reporting: Track revenue metrics tied directly to user actions and segments.
- A/B Test Tracking: Monitor the impact of experiments on user behavior and conversions.
- Email Campaign Analytics: Measure how email campaigns influence user activity and funnel progression.
- Multi-Device Tracking: Follow individual users across devices for a unified behavioral profile.
Kissmetrics Integrations
Integrations include Salesforce, Shopify, WordPress, HubSpot, Google Analytics, Segment, Marketo, Optimizely, Zapier, Mailchimp, and more.
Pros and Cons
Pros:
- Revenue tracking connects usage to outcomes
- Cohort tracking shows behavior changes over time
- Funnel analysis highlights conversion drop-off points
Cons:
- Dashboard customization is limited
- Event setup may require developer involvement
If you need full control over your analytics infrastructure, PostHog offers a self-hosted product analytics platform that puts your data on your own servers. This tool is a strong fit for privacy-conscious organizations, regulated industries, or teams with strict data residency requirements. PostHog stands out for its flexible deployment options and developer-friendly features that let you customize analytics to your exact needs.
Why PostHog Is a Good Mixpanel Alternative
For teams that need to keep analytics data on-premises or within their own cloud, PostHog is a strong alternative to Mixpanel. I picked PostHog because it offers self-hosted deployment, giving you full control over your data and compliance.
You can run the entire analytics stack on your own infrastructure, customize event tracking, and manage user privacy according to your organization’s requirements. This makes PostHog especially appealing for businesses in regulated industries or those with strict data governance needs.
PostHog Key Features
Some other features in PostHog help teams get deeper insights and control:
- Session Recording: Capture and replay user sessions to see exactly how people interact with your product.
- Feature Flags: Roll out new features to specific user segments and control releases without redeploying code.
- A/B Testing: Run experiments directly within the platform to measure the impact of product changes.
- Plugin Marketplace: Extend analytics capabilities with a library of community-built and official plugins.
PostHog Integrations
PostHog integrates with GitHub, GitLab, Linear, and Jira.
Pros and Cons
Pros:
- Session recording provides clear behavioral insights
- Feature flags and experiments built into the platform
- Self-hosted deployment supports strong data control needs
Cons:
- Dashboards and reporting are less advanced
- Setup and maintenance require technical resources
For teams that need to understand the full impact of every customer touchpoint, Adobe Analytics delivers advanced attribution modeling and cross-channel analysis. Enterprise marketers and digital analysts often choose Adobe Analytics to connect data from web, mobile, and offline sources for a unified view of the customer journey. Its flexible attribution models and deep integration with the Adobe Experience Cloud set it apart from Mixpanel and other analytics platforms.
Why Adobe Analytics Is a Good Mixpanel Alternative
If you need to measure the true impact of every marketing channel, Adobe Analytics offers advanced attribution modeling that goes beyond what Mixpanel provides. I picked Adobe Analytics because its customizable attribution models let you assign credit to touchpoints across web, mobile, and offline interactions.
The platform’s data-driven attribution and cross-channel analysis help you understand how each step in the customer journey contributes to conversions. These features make Adobe Analytics a strong choice for teams focused on optimizing multi-channel campaigns and understanding complex user paths.
Adobe Analytics Key Features
Some other features in Adobe Analytics help teams get more from their data:
- Real-Time Data Reporting: Access up-to-the-minute analytics on user activity across channels.
- Segmentation Tools: Create and analyze custom user segments based on detailed behavioral and demographic criteria.
- Anomaly Detection: Automatically surface unusual trends or outliers in your data using machine learning.
- Customizable Dashboards: Build and share dashboards tailored to specific metrics, teams, or business goals.
Adobe Analytics Integrations
Integrations include Adobe Experience Cloud, Adobe Target, Adobe Audience Manager, Adobe Campaign, Google Ads, Microsoft Advertising, Salesforce, Marketo, Tableau, Power BI, and Snowflake.
Pros and Cons
Pros:
- Real-time reporting supports fast decision-making
- Segmentation tools enable detailed audience breakdowns
- Advanced attribution models support multi-channel analysis
Cons:
- Interface can feel complex for non-technical users
- Implementation requires significant technical resources
For teams that need a clear, visual map of every digital touchpoint, Contentsquare offers digital experience mapping that goes far beyond basic analytics dashboards. Digital product leaders and CX professionals use Contentsquare to visualize user flows, segment behaviors, and spot friction across web and mobile journeys. Its unique zoning analysis and granular journey mapping set it apart from Mixpanel and other event-based analytics tools.
Why Contentsquare Is a Good Mixpanel Alternative
If you want to visualize the entire digital customer journey, Contentsquare offers digital experience mapping that goes deeper than event-based analytics. I picked Contentsquare because its zoning analysis lets you see exactly how users interact with every element on a page, not just which events they trigger.
The journey mapping feature helps you track user paths across multiple sessions and devices, revealing friction points and drop-offs. For teams focused on optimizing the full experience, Contentsquare provides a level of journey visualization that Mixpanel doesn’t match.
Contentsquare Key Features
Some other features in Contentsquare help teams analyze and optimize digital experiences:
- Session Replay: Watch real user sessions to understand specific behaviors and issues.
- AI-Powered Insights: Surface anomalies and trends automatically using machine learning.
- Form Analysis: Track and analyze user interactions with forms to identify drop-off points.
- Mobile App Analytics: Monitor and assess user journeys within native mobile applications.
Contentsquare Integrations
Integrations include Shopify, AWS, Microsoft Azure, Snowflake, and more.
Pros and Cons
Pros:
- AI insights highlight trends and anomalies
- Zoning analysis shows interaction with page elements
- Journey mapping visualizes full digital experience paths
Cons:
- Data sampling may limit full visibility
- Implementation can require significant setup effort
Mixpanel Alternatives Selection Criteria
When selecting the best Mixpanel alternatives to include in this list, I considered common buyer needs and pain points related to product analytics platform products, like tracking user behavior across complex funnels and connecting product usage to business outcomes. I also used the following framework to keep my evaluation structured and fair:
Core Functionality (25% of total score)
To be considered for inclusion in this list, each solution had to fulfill these common use cases:
- Track user events and actions
- Visualize user journeys and funnels
- Segment users by behavior or attributes
- Analyze retention and cohort trends
- Generate customizable reports and dashboards
Additional Standout Features (25% of total score)
To help further narrow down the competition, I also looked for unique features, such as:
- Built-in revenue analytics
- Multi-device user tracking
- Advanced A/B test analysis
- Automated anomaly detection
- In-app messaging or survey tools
Usability (10% of total score)
To get a sense of the usability of each system, I considered the following:
- Intuitive navigation and dashboard layout
- Clear event setup and management
- Fast access to key reports and insights
- Minimal clicks to complete common tasks
- Modern, visually appealing interface
Onboarding (10% of total score)
To evaluate the onboarding experience for each platform, I considered the following:
- Availability of step-by-step setup guides
- Access to training videos and documentation
- Interactive product tours or walkthroughs
- Pre-built templates for common use cases
- Responsive onboarding support or chatbots
Customer Support (10% of total score)
To assess each software provider’s customer support services, I considered the following:
- Multiple support channels like chat, email, and phone
- Fast response times to inquiries
- Access to a searchable help center
- Availability of onboarding and technical support
- Community forums or user groups
Value For Money (10% of total score)
To evaluate the value for money of each platform, I considered the following:
- Transparent and flexible pricing plans
- Features included at each pricing tier
- Free trial or demo availability
- No hidden fees or surprise charges
- Scalability for growing teams
Customer Reviews (10% of total score)
To get a sense of overall customer satisfaction, I considered the following when reading customer reviews:
- Positive feedback on analytics accuracy
- Reports of reliable platform performance
- Comments on support responsiveness
- User sentiment about feature updates
- Overall satisfaction with value and ROI
Why Look For a Mixpanel Alternative?
While Mixpanel is a good choice of product analytics platform, there are a number of reasons why some users seek out alternative solutions. You might be looking for a Mixpanel alternative because…
- You need more transparent or flexible pricing options
- Your team wants deeper funnel or revenue analytics
- You require on-premise or region-specific data hosting
- You need native integrations with specific tools that Mixpanel doesn’t support
- Your organization prefers a simpler or more customizable interface
If any of these sound like you, you’ve come to the right place. My list contains several product analytics platform options that are better suited for teams facing these challenges with Mixpanel and looking for alternative solutions.
Mixpanel Key Features
Here are some of the key features of Mixpanel, to help you contrast and compare what alternative solutions offer:
- Event-based tracking for detailed user behavior analysis
- Funnel analysis to identify drop-off points in user journeys
- Cohort analysis for tracking user retention and engagement
- Custom dashboards and reporting for tailored insights
- A/B testing tools to measure the impact of product changes
- User segmentation based on behavior and attributes
- Real-time analytics for up-to-the-minute data
- Data visualization tools for clear, actionable insights
- Mobile and web analytics support
- Automated alerts for significant changes in user activity
