20 Beste Tools zur Überwachung der digitalen Erfahrung
Tools zur Überwachung der digitalen Erfahrung (Digital Experience Monitoring, DEM) helfen Ihnen, in Echtzeit nachzuverfolgen und zu optimieren, wie Nutzer mit Ihren digitalen Kanälen interagieren. Wenn Sie Leistungsprobleme, Kundenabwanderung oder eingeschränkte Sichtbarkeit der digitalen Nutzerreise erleben, können DEM-Tools dabei helfen, Probleme schneller zu identifizieren und reibungslosere, verlässlichere Erfahrungen zu gewährleisten.
In diesem Artikel berichte ich aus meiner persönlichen Erfahrung bei der Recherche und dem Test führender CX-Software, um die besten Tools zur Überwachung der digitalen Erfahrung für die Optimierung der Nutzerzufriedenheit und digitalen Zuverlässigkeit vorzustellen.
Was ist ein Tool zur Überwachung der digitalen Erfahrung?
Tools zur Überwachung der digitalen Erfahrung sind Plattformen, die in Echtzeit verfolgen und analysieren, wie Nutzer mit digitalen Diensten interagieren. Sie helfen dabei, Leistungsprobleme zu identifizieren, das Nutzerverhalten zu messen und das End-to-End-Erlebnis über Websites, Apps und Backend-Systeme hinweg zu optimieren.
Table of Contents
- Beste Software-Kurzliste
- Was ist ein Tool zur Überwachung der digitalen Erfahrung?
- Spezifikationen vergleichen
- Übersicht über die 20 besten Tools zur Überwachung der digitalen Erfahrung
- Weitere Tools zur Überwachung der digitalen Erfahrung
- Auswahlkriterien für Tools zur Überwachung der digitalen Erfahrung
- FAQs
- Mehr Bewertungen von Software zur Überwachung der digitalen Erfahrung
- Abschließende Gedanken
Die 20 besten Tools zur Überwachung der digitalen Erfahrung: Preisvergleichstabelle
Diese Vergleichstabelle fasst die wichtigsten Informationen zu jeder meiner Top-Auswahlen an Software zur Überwachung der digitalen Erfahrung zusammen. Sie können Preisinformationen sowie die Verfügbarkeit von Testversionen oder Demos nebeneinander vergleichen, um das beste Tool für Ihr Budget und Ihre geschäftlichen Anforderungen zu finden.
| Tool | Best For | Trial Info | Price | ||
|---|---|---|---|---|---|
| 1 | Am besten für Echtzeit-Website-Monitoring | Kostenlose Testversion + Demo verfügbar | Ab $9/Monat (jährliche Abrechnung) | Website | |
| 2 | Am besten zur Conversion-Optimierung geeignet | Kostenlose Testversion verfügbar | Ab $15/Monat (jährliche Abrechnung) | Website | |
| 3 | Am besten geeignet für gezielte Umfragen basierend auf spezifischen Auslösern | 14-tägige kostenlose Testphase + kostenloser Tarif + kostenlose Demo verfügbar | Ab $25/Monat (jährliche Abrechnung) | Website | |
| 4 | Am besten geeignet für KI-gestützte Einblicke | 15-tägige kostenlose Testphase + kostenlose Demo verfügbar | Ab $7/Host/Monat | Website | |
| 5 | Am besten geeignet für Echtzeit-Einblicke in das Nutzerverhalten | Kostenlose Demo verfügbar | Preise auf Anfrage | Website | |
| 6 | Am besten geeignet für Betriebszeit- und Leistungsüberwachung von Webanwendungen | 30-tägige kostenlose Testversion + Demo verfügbar | Ab $10/Monat | Website | |
| 7 | Am besten für Echtzeit-Session-Replay | Kostenlose Demo verfügbar | Preise auf Anfrage | Website | |
| 8 | Am besten für Application Performance Management geeignet | Kostenlose Testversion verfügbar | Preis auf Anfrage | Website | |
| 9 | Am besten geeignet für Software-Analysen | Kostenloser Tarif + kostenlose Demo verfügbar | Preise auf Anfrage | Website | |
| 10 | Am besten geeignet für End-to-End-Diagnostik von Code bis zur Benutzersitzung | 14-tägige kostenlose Testphase + Demo verfügbar | Ab $40/100.000 Fehler/Monat (jährliche Abrechnung) | Website | |
| 11 | Am besten für das Customer Success Management geeignet | Kostenlose Demo verfügbar | Preis auf Anfrage | Website | |
| 12 | Am besten geeignet zur Beobachtung echter Endnutzer-Schritte, Erlebnisse und Engpässe | Kostenlose Demo + kostenlose Testphase verfügbar | Preis auf Anfrage | Website | |
| 13 | Am besten geeignet für Protokolldatenanalyse und -visualisierung | Kostenlose Testversion + kostenlose Demo verfügbar | Ab $0,07/GB ingestierte Daten | Website | |
| 14 | Am besten für Customer Journey Analytics | Kostenlose Demo verfügbar | Ab $49/Monat | Website | |
| 15 | Am besten für das Monitoring von IT-Infrastrukturen geeignet | 21-tägige kostenlose Testversion + kostenlose Demo verfügbar | Preise auf Anfrage | Website | |
| 16 | Am besten geeignet für das Nachverfolgen der Endbenutzererfahrung | 30-tägige kostenlose Testversion | Preise auf Anfrage | Website | |
| 17 | Am besten zur Überwachung der digitalen Adoption geeignet | Kostenloser Tarif verfügbar | Ab $120/Monat | Website | |
| 18 | Am besten geeignet für Echtzeit-Besucherüberwachung | Kostenlose 30-tägige Testversion verfügbar | Ab $15/Nutzer/Monat (jährlich abgerechnet) | Website | |
| 19 | Am besten für Fehlerverfolgung in Echtzeit | Kostenloser Tarif + kostenlose Demo verfügbar | Ab $26/Monat (jährlich abgerechnet) | Website | |
| 20 | Am besten geeignet zum Testen und Überwachen der Leistung von Webanwendungen | 14-tägige kostenlose Testphase | Ab $15/Nutzer/Monat (jährliche Abrechnung) | Website |
-
SupportYourApp
Visit WebsiteThis is an aggregated rating for this tool including ratings from Crozdesk users and ratings from other sites.4.7 -
Freshdesk
Visit WebsiteThis is an aggregated rating for this tool including ratings from Crozdesk users and ratings from other sites.4.4 -
Tidio
Visit WebsiteThis is an aggregated rating for this tool including ratings from Crozdesk users and ratings from other sites.4.7
Überblick über die 20 besten Tools zur Überwachung der digitalen Erfahrung
Um Ihnen bei der Auswahl des passenden Tools zur Überwachung der digitalen Erfahrung zu helfen, habe ich ausführliche Zusammenfassungen meiner 20 Favoriten erstellt und erläutere, warum ich jede Option in diese Liste aufgenommen habe. Außerdem stelle ich besondere Funktionen, Vor- u0026amp; Nachteile sowie die besten Anwendungsfälle heraus, damit Sie die für Ihre Anforderungen beste Option finden.rnrnZusätzlich finden Sie unten noch weitere Optionen, falls Sie noch mehr Möglichkeiten in Betracht ziehen möchten.
Site24x7 bietet eine dynamische Lösung, die speziell für Unternehmen entwickelt wurde, die Benutzerinteraktionen und Anwendungsleistung optimieren möchten. Dieses Tool liefert Echtzeit-Einblicke durch synthetisches und echtes Benutzer-Monitoring, adressiert Performance-Herausforderungen und sorgt für nahtlose digitale Abläufe. Dank umfassender Integrationsmöglichkeiten und dem Fokus auf Nutzerzufriedenheit hebt sich Site24x7 als vielseitige Wahl für IT-Teams hervor, die digitale Umgebungen proaktiv managen und verbessern möchten.
Warum ich Site24x7 gewählt habe
Ich habe Site24x7 aufgrund seiner unerreichten Echtzeit-Website-Monitoring-Fähigkeiten gewählt, die für Unternehmen, die optimale digitale Erlebnisse sicherstellen möchten, entscheidend sind. Die Funktion des synthetischen Monitorings ermöglicht es, Benutzerinteraktionen zu simulieren und Transaktionsabläufe zu überwachen, wodurch detaillierte Einblicke in Leistungsengpässe gewonnen werden. Darüber hinaus bietet das Echtzeit-Benutzer-Monitoring (RUM) eine umfassende Sicht auf die tatsächlichen Nutzererfahrungen auf Web- und Mobilplattformen, sodass Sie Probleme, die die Kundenzufriedenheit beeinträchtigen, gezielt beheben können. Mit dem globalen Monitoring von über 130 Standorten stellt Site24x7 sicher, dass die Verfügbarkeit und Leistung Ihrer Website kontinuierlich überwacht werden – ein unverzichtbares Werkzeug für alle, die ihre digitale Präsenz stärken möchten.
Site24x7 Hauptfunktionen
Zusätzlich zu den Echtzeit-Website-Monitoring-Fähigkeiten bietet Site24x7 eine Reihe von Funktionen, die das Monitoring des digitalen Erlebnisses verbessern.
- Log-Management: Zentralisiert die Protokollerfassung und -analyse und bietet einen effizienten Ansatz zur Fehlerbehebung und Identifizierung von Problemen innerhalb Ihrer digitalen Infrastruktur.
- Netzwerküberwachung: Bietet eine umfassende Überwachung der Netzwerkleistung, einschließlich Konfigurations- und IP-Management, sodass Ihr Netzwerk gesund und effizient bleibt.
- Application Performance Monitoring (APM): Liefert Einblicke in die Anwendungsintegrität und Benutzerpfade und unterstützt Sie dabei, Nutzererfahrungen auf verschiedenen Plattformen zu verstehen und zu verbessern.
- AIOps: Nutzt künstliche Intelligenz zur Anomalieerkennung und IT-Automatisierung, damit Ihr Team potenzielle Probleme proaktiv angehen kann, bevor sie sich auf das Nutzererlebnis auswirken.
Site24x7 Integrationen
Integration unter anderem mit ServiceNow, PagerDuty, Jira, Slack, Microsoft Teams, Zoho Flow, Zapier, Opsgenie, ManageEngine und Freshdesk.
Pros and Cons
Pros:
- All-in-One-Plattform für vielfältige Monitoring-Funktionen
- Benutzerfreundliche Oberfläche erleichtert Navigation und Dateninterpretation
- KI-gestützte Anomalieerkennung verbessert die proaktive Problemerkennung
Cons:
- Eingeschränkter Offline-Zugriff auf Monitoringdaten beeinträchtigt die Flexibilität
- Komplexe Datenaufbereitung kann für Nicht-Techniker herausfordernd sein
New Product Updates from Site24x7
Site24x7 Weekly Updates: NSX-T Monitoring, Dashboards & Cold Storage
Site24x7 introduces VMware NSX-T monitoring, enhanced dashboards, and flexible cold storage for logs. These updates improve visibility, troubleshooting, and long-term data management. For more information, visit Site24x7’s official site.
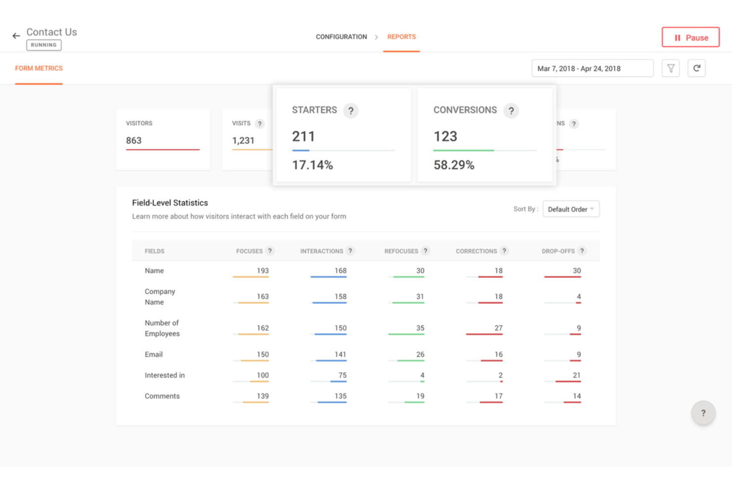
Zoho PageSense ist ein Tool zur Überwachung digitaler Erlebnisse, das Ihnen hilft zu verstehen und zu optimieren, wie Besucher mit Ihrer Website interagieren.
Warum ich Zoho PageSense ausgewählt habe: Ich habe mich für Zoho PageSense entschieden, weil dessen Session Recording und Formularanalysen speziell für das Monitoring digitaler Erlebnisse entwickelt wurden. Die Sitzungsaufzeichnungen ermöglichen es Ihrem Team, das tatsächliche Nutzerverhalten direkt zu beobachten—Hover-Effekte, Scrolls, Klicks—und Reibungspunkte in Echtzeit zu erkennen. Die Formularanalytik zerlegt Abbrüche auf Feldebene sowie die Verweildauer auf einzelnen Feldern. So erkennen Sie leicht, welche Formularelemente für Probleme sorgen und verbessert werden müssen.
Es bietet zudem umfassende Funnel-Analysen und Ziel-Tracking. Sie können Conversion-Funnels erstellen, um genau zu sehen, an welchen Schritten Nutzer abspringen, und Zielabschlüsse nach Zeit, Gerät und Standort erfassen. Sie erhalten so eine klare, faktenbasierte Sicht darauf, wo Ihre Nutzererfahrung Schwächen aufweist und welche Bereiche verbessert werden sollten.
Herausragende Funktionen & Integrationen:
Funktionen umfassen integrierte Umfragen und Pop-ups, mit denen Sie Besucher-Feedback direkt auf Ihrer Website erfassen und so Einblicke gewinnen, was Nutzer denken, bevor sie die Seite verlassen. Außerdem gibt es domainsübergreifendes Tracking, sodass Sie Besucher über mehrere verwandte Websites hinweg verfolgen und eine einheitliche Sicht auf deren Reise erhalten können.
Integrationen beziehen sich auf Google Ads, Intercom, KISSmetrics, Google Analytics, OpenAI und diverse Zoho-Anwendungen wie Flow, CRM, Sales IQ und Desk.
Pros and Cons
Pros:
- Bietet detaillierte Einblicke in das Besucherverhalten
- Chrome-Erweiterung ermöglicht einfache Erstellung von Heatmaps
- Effektiv zur Nachverfolgung von ROI und Besucher-Engagement
Cons:
- Fehlende erweiterte Programmierfunktionen
- Könnte mehr native Integrationen außerhalb des Zoho-Ökosystems bieten
Hotjar
Am besten geeignet für gezielte Umfragen basierend auf spezifischen Auslösern
Mouseflow ist ein Tool zur Verhaltensanalyse, das Unternehmen dabei hilft, Nutzungstrends zu erkennen und auszuwerten. Durch die Erfassung detaillierter Nutzerdaten ermöglicht Mouseflow Einblicke, wie Nutzer mit Websites und Anwendungen interagieren. Es bietet eine Vielzahl von Funktionen, einschließlich Session Replay, Heatmaps, Trichteranalysen, Formularanalysen und Tools für Nutzerfeedback.
Warum ich Mouseflow gewählt habe: Das Nutzerfeedback-Tool ist darauf ausgelegt, in Echtzeit Rückmeldungen von Benutzern über gezielte Umfragen und Befragungen einzuholen. Mit dieser Funktion können Unternehmen wertvolle Einblicke direkt von ihrer Zielgruppe sammeln, was das Verständnis für die Bedürfnisse und Vorlieben der Benutzer erleichtert. Die intuitive Benutzeroberfläche von Mouseflow ermöglicht die Erstellung verschiedener Umfragearten, darunter Multiple-Choice-Fragen, Bewertungsskalen und offene Fragen.
Mir gefällt außerdem, dass das Nutzerfeedback-Tool von Mouseflow Umfragen basierend auf dem Nutzerverhalten auslösen kann. Das bedeutet, dass Unternehmen Umfragen so einrichten können, dass sie zu bestimmten Momenten während der Nutzerreise erscheinen — etwa nach dem Abschluss eines Kaufs oder wenn ein Warenkorb abgebrochen wird.
Was gibt es kostenlos? Mouseflow bietet einen kostenlosen Tarif, der viele der Kernfunktionen enthält. Darüber hinaus gibt es eine 14-tägige Testphase, die sowohl Basis- als auch erweiterte Funktionen umfasst, wie 500 Sitzungen, 1 Website-Projekt und Zugriff auf Heatmaps, Trichter, Formulare und Feedback.
Herausragende Funktionen & Integrationen:
Funktionen umfassen Session Replay, Heatmaps, Trichteranalysen, Formular-Analysen, Seiten-zu-Seiten-Tracking, Fehlerverfolgung, Mapping der Nutzerreise, Feedback-Widgets, Klick- und Scroll-Tracking, erweiterte Filterfunktionen, Echtzeitüberwachung und Optionen zum Datenexport.
Integrationen umfassen Omniconvert, Adobe Target, AB Tasty, Convert Experiences, BigCommerce, WooCommerce, Shopify, Intercom, HubSpot, Google Analytics, Google Tag Manager, Zendesk, WordPress, Wix, Kissmetrics und weitere.
Pros and Cons
Pros:
- Gute Sitzungsaufzeichnung und Heatmap-Funktionen
- Aussagekräftige Formularanalysen
- Möglichkeit, das Verhalten über die gesamte Nutzerreise hinweg zu verfolgen
Cons:
- Fehlende A/B-Testfunktionen
- Könnte mehr Anpassungsmöglichkeiten bieten
Dynatrace ist eine Software-Intelligence-Plattform, die Observability und fortschrittliche AIOps-Funktionen bereitstellt. Durch den Einsatz von künstlicher Intelligenz bietet Dynatrace Echtzeit-Einblicke in Ihre Anwendungen, Infrastruktur und Nutzererfahrung.
Warum ich Dynatrace ausgewählt habe: Ich habe Dynatrace wegen seiner außergewöhnlichen Fähigkeit gewählt, künstliche Intelligenz für tiefgehende Datenanalysen und die Erkennung von Anomalien zu nutzen. Darüber hinaus vereint es AIOps mit digitalem Experience Monitoring und Application Performance Monitoring auf einer einzigen Plattform. Das KI-System von Dynatrace analysiert beispielsweise die Auswirkungen von Performance-Problemen auf Endnutzer und Geschäftsprozesse. Es priorisiert Probleme anhand ihrer Auswirkung, Schwere und der betroffenen Nutzergruppen oder Transaktionen. So können IT-Teams ihre Bemühungen auf die Lösung kritischer Probleme mit dem größten Einfluss auf Nutzererlebnis und Geschäftserfolg konzentrieren.
Die von KI unterstützten Einblicke von Dynatrace konzentrieren sich auch auf die Analyse des Nutzererlebnisses, indem sie Nutzerinteraktionen und -verhalten erfassen und analysieren. Es liefert Einblicke in Nutzerweg-Pfade, Clickstreams, Sitzungsanomalien und Konversionsraten.
Hervorstechende Funktionen & Integrationen:
Funktionen umfassen automatische und intelligente Observability, Application Performance Monitoring, Geschäftsanalyse und Digital Experience Monitoring (DEM). Bekannt ist es auch durch seine Davis KI-Engine, die automatische Anwendungsfälle, automatisierte Problemlösung, Empfehlungen zur Leistungsoptimierung und Ursachenanalyse bietet.
Integrationen gibt es mit GitLab, PagerDuty, JFrog, xMatters, Gremlin, Akamas, NeoLoad und LaunchDarkly.
Pros and Cons
Pros:
- Bietet reaktionsfähigen Live-Chat-Kundensupport für Nutzer
- Umfassende KI-Funktionen für Datenanalyse und Anomalieerkennung
- Ermöglicht Nutzern die Nachverfolgung von End-to-End-Transaktionen
Cons:
- Kleinere Unternehmen können kein synthetisches Monitoring nutzen
- Benutzeroberfläche kann für Einsteiger überwältigend sein
- Anpassung kann komplex sein und Expertenwissen erfordern
Am besten geeignet für Echtzeit-Einblicke in das Nutzerverhalten
FullStory ist eine Plattform zur Analyse von Verhaltensdaten, die Unternehmen Einblicke in Nutzerinteraktionen und -stimmungen durch Echtzeit-Datenvisualisierung bietet. Sie hilft Technologieverantwortlichen, bessere, fundiertere und kundenorientierte Entscheidungen zu treffen, indem sie digitale Verhaltensdaten in den Analytics-Stack integriert und qualitativ hochwertige Verhaltensdaten in großem Umfang bereitstellt.
Warum ich FullStory gewählt habe: Meiner Meinung nach sticht FullStory durch sein fortschrittliches Funktionspaket hervor, das darauf ausgelegt ist, das Benutzererlebnis zu verbessern und umsetzbare Erkenntnisse zu liefern. Eines der wichtigsten Merkmale ist die Produktanalyse, die es Unternehmen ermöglicht, mithilfe intuitiver Dashboards und Funnel-Analysen tief in Nutzerinteraktionen einzutauchen. Indem jeder digitale Besuch in verwertbare Erkenntnisse umgewandelt wird, ermöglicht es Unternehmen, näher an ihre Kunden heranzurücken und Verhaltensweisen wie Betrug oder die Aktivitäten von umsatzstarken Kunden effektiver zu erkennen.
Eine weitere herausragende Lösung ist die Verhaltensanalyse. Diese Funktion bietet eine Überwachung der Nutzerinteraktionen in Echtzeit und einen detaillierten Einblick, wie Nutzer sich durch digitale Produkte bewegen und damit interagieren. Solche Erkenntnisse sind entscheidend, um Nutzerfrustrationen zu erkennen und zu beheben, was wiederum zu höheren Konversionsraten und einer verbesserten Kundenzufriedenheit führen kann.
Hervorstechende Funktionen & Integrationen:
Funktionen umfassen Produktanalysen, Mobile Analytics, Verhaltensanalysen, Sitzungswiedergabe, Heatmaps, Funnels und Konversionen, Journey Mapping und direkten Datenzugriff.
Integrationen umfassen Slack, HubSpot, Google Sheets, Intercom, Jira, CopperCRM, Notion, monday.com und Pipedrive.
Pros and Cons
Pros:
- Fortgeschrittene Sitzungswiedergabe
- Datenanalysen und Berichte
- Effektive Unterstützung für Produktteams
Cons:
- Ungenaue Einschätzung von Funktionspotenzialen
- Schwierigkeiten bei der Sitzungsfindung
- Begrenzter Datentransfer
Pingdom
Am besten geeignet für Betriebszeit- und Leistungsüberwachung von Webanwendungen
Pingdom verschafft Ihrem Team Einblick in die Verfügbarkeit und Leistung von Webanwendungen, Servern und Endpunkten weltweit. Es hilft dabei, Ausfallzeiten zu erkennen, die Seitenladeleistung zu messen und zu benachrichtigen, wenn die Benutzererfahrung leidet.
Warum ich Pingdom gewählt habe: Ich habe Pingdom ausgewählt, weil Betriebszeit und Reaktionszeit grundlegend für das digitale Erlebnis sind und dieses Tool eine praxisnahe Leistungsüberwachung von mehreren globalen Standorten aus bietet. Wenn Ihre Website oder Web-App das Eingangstor für Kunden ist, ist es entscheidend, sofort zu wissen, wenn sie langsamer wird oder ausfällt.
Herausragende Funktionen & Integrationen
Funktionen beinhalten synthetische Prüfungen von Webseiten in kurzen Intervallen, Real-User-Monitoring (RUM) der Seitenladegeschwindigkeit, globale Benachrichtigungen zur Information von Teams über Verfügbarkeitsprobleme und Performance-Trend-Dashboards, die Verlangsamungen mit Regionen oder Geräten verknüpfen.
Integrationen umfassen Slack, PagerDuty, E-Mail/SMS-Benachrichtigungen, API-Zugriff und die Anbindung an SolarWinds Log-Management.
Pros and Cons
Pros:
- Synthetische Prüfungen erkennen Ausfallzeiten und Verlangsamungen
- Einfach einstellbare Alarm-Schwellenwerte zur Benachrichtigung der zuständigen Teams
- Real-User-Monitoring liefert tatsächlichen Leistungskontext
Cons:
- Tiefgehende Code-Level-Diagnostik (APM) ist nicht enthalten
- Individuelle Dashboards und Visualisierungsoptionen können einfach wirken
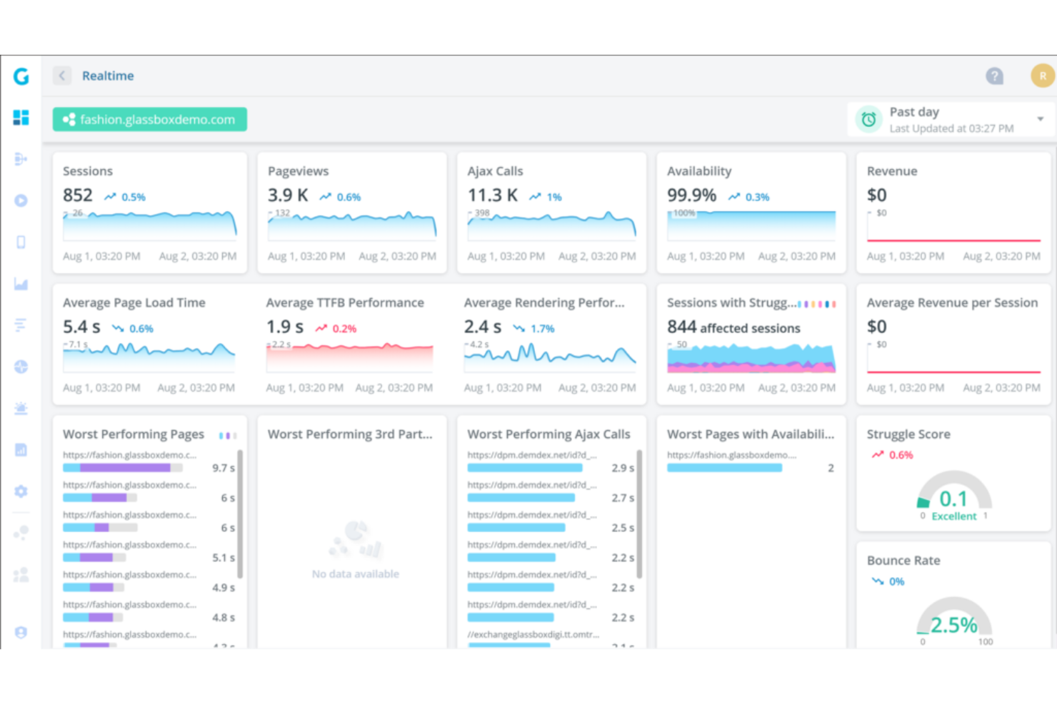
Glassbox ist eine Plattform zur Analyse digitaler Nutzererlebnisse, die Echtzeit-Aufzeichnungen von Sitzungen bereitstellt, um Unternehmen beim Verstehen des Nutzerverhaltens zu unterstützen. Die Fähigkeit, detaillierte Einblicke in Kundeninteraktionen auf Apps und Websites zu bieten, macht sie zu einem unverzichtbaren Tool für Unternehmen, die den Fokus auf die Optimierung der Kundenerfahrung legen.
Warum ich Glassbox gewählt habe: Ich habe Glassbox aufgrund seiner starken Möglichkeiten ausgewählt, Nutzersitzungen beim Interagieren mit einer Website oder mobilen App aufzuzeichnen. Die Session-Replay-Funktion ermöglicht es Unternehmen anschließend, diese Sitzungen optisch nachzuvollziehen – mit einer pixelgenauen Wiedergabe der Benutzeraktionen, einschließlich Mausbewegungen, Klicks, Formulareingaben und Scrollverhalten.
Session-Replay ist außerdem in Echtzeit verfügbar, sodass Unternehmen die Nutzer-Sessions verfolgen können, während sie stattfinden. Durch das Beobachten, wie Nutzer in Echtzeit mit einer Website oder App interagieren, können Unternehmen wertvolle Informationen über Engagement, Interessen und die Interaktion mit bestimmten Elementen oder Funktionen sammeln. Diese Fähigkeit zur Aufdeckung von Verhaltensmustern hebt Glassbox von vielen anderen Werkzeugen am Markt ab.
Herausragende Funktionen & Integrationen:
Funktionen umfassen User-Journey-Mapping, Kollaborations- und Sharing-Funktionen, Analyse von Conversion-Funnels sowie Identifikation und Behebung von Problemen. Glassbox sorgt zudem für Datenschutz und Compliance, indem Unternehmen sensible Informationen während der Sitzungswiedergabe ausblenden oder ausschließen können.
Integrationen beinhalten Adobe Analytics, Google Analytics, GetFeedback, SurveyMonkey, Qualtrics, Medallia, Jira, Slack, Adobe Target und Optimizely.
Pros and Cons
Pros:
- Funnels sind durchsuchbar und einfach zu bedienen
- Business-Flow-Funktion hilft bei der Verfolgung von KPIs
- Bietet leistungsstarke Analysen
Cons:
- Keine transparente Preisstruktur
- Möglicherweise nicht für kleinere Unternehmen skalierbar
- Erfordert eine gewisse Einarbeitung zur vollständigen Nutzung aller Funktionen
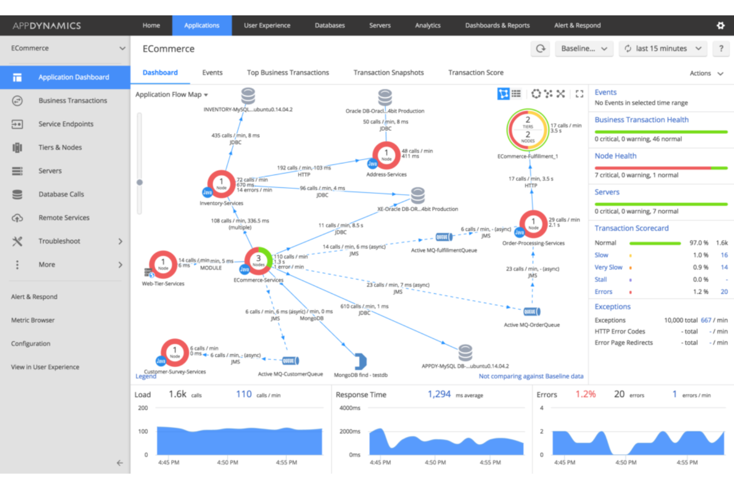
AppDynamics, ein Teil von Cisco, ist ein DEM-Lösungsanbieter, der sich auf die Überwachung von Endbenutzern (EUM) und die Nachverfolgung von Geschäftsprozessen konzentriert. Außerdem bietet es ein umfassendes Application Performance Management (APM), um Unternehmen dabei zu unterstützen, die optimale Anwendungsleistung sicherzustellen.
Warum ich AppDynamics gewählt habe: AppDynamics steht auf meiner Liste wegen seines umfassenden Schwerpunkts auf Application Performance Management (APM) und seinem klaren Fokus auf die Endbenutzererfahrung sowie Trendanalysen. AppDynamics bietet beispielsweise Echtzeit-Einblicke in Anwendungsleistungsmetriken, Transaktionsverfolgung, Diagnosen auf Code-Ebene und Datenbanküberwachung. Dadurch können Organisationen Leistungsengpässe, ineffizienten Code und datenbankbezogene Probleme identifizieren, die die Anwendungsleistung beeinflussen.
AppDynamics ist außerdem dafür ausgelegt, groß angelegte, verteilte Umgebungen zu verwalten. Es kann Anwendungen server-, container- und cloudübergreifend überwachen, einschließlich Web-, Mobil- und Desktopplattformen. Das verschafft Einblick in die Leistung verteilter Komponenten und ermöglicht Unternehmen, die Leistung in komplexen und dynamischen Architekturen zu optimieren.
Hauptfunktionen & Integrationen:
Funktionen umfassen Ende-zu-Ende-Transaktionsverfolgung, Benachrichtigungen und proaktive Problemidentifikation, Cloud- und Microservice-Überwachung sowie dynamische Baseline-Bildung. AppDynamics ermöglicht außerdem die Überwachung und Nachverfolgung wichtiger Geschäftsprozesse innerhalb von Anwendungen. Es kann Einblicke in den Transaktionsfluss, Antwortzeiten und Leistungsmetriken liefern.
Integrationen umfassen Medallia, Moogsoft Platform, Contentsquare, Zenduty, SquaredUp, ThousandEyes, Sainapse, Squadcase, Atlassian und Slack.
Pros and Cons
Pros:
- Einfache, übersichtliche Benutzeroberfläche
- Bietet anpassbare Alarm-Schwellenwerte
- Stellt leicht verständliche Grafiken und visuelle Daten bereit
Cons:
- Kann für Einsteiger komplex sein
- Die Nachverfolgung von Geschäftsprozessen kann langsam sein
- Fortgeschrittene Funktionen erfordern eine steile Lernkurve
New Relic ist eine Observability-Plattform, die vollständige Transparenz über den gesamten Stack und umfassende Software-Analysen ermöglicht. Mit einem datengesteuerten Ansatz hilft sie Unternehmen, die Leistung ihrer Software zu verstehen und zu verbessern. Aufgrund ihrer tiefgreifenden Analysefähigkeiten ist New Relic ideal für alle, die Einblicke in ihre Softwaresysteme suchen.
Warum ich New Relic ausgewählt habe: New Relic steht auf dieser Liste wegen seiner umfassenden Fähigkeit, Softwaredaten zu erfassen, zu analysieren und zu interpretieren. Besonders hervorzuheben ist der 360-Grad-Blick auf die Softwareleistung, der entscheidend ist, um Probleme zu identifizieren und das Nutzererlebnis zu verstehen. Beispielsweise ermöglicht die verteilte Tracing-Funktion von New Relic, Anfragen nachzuverfolgen, während sie verschiedene Dienste und Komponenten in einem verteilten System durchlaufen. Das bietet vollständige Transparenz über Anfragepfade, Latenzzeiten und Abhängigkeiten.
New Relic bietet außerdem Überwachungsfunktionen für mobile Anwendungen, mit denen Sie die Leistung und das Nutzererlebnis Ihrer mobilen Apps auf verschiedenen Plattformen und Geräten überwachen können. Sie können Metriken wie App-Abstürze, Reaktionszeiten und Nutzerinteraktionen verfolgen, um die Performance und Benutzerfreundlichkeit Ihrer mobilen Anwendungen zu optimieren.
Herausragende Funktionen & Integrationen:
Funktionen beinhalten Echtzeit-Analysen, End-to-End-Transaktions-Tracking, synthetische Überwachung, Infrastrukturüberwachung, Application Performance Monitoring (APM) sowie anpassbare Dashboards. Es gibt zudem Funktionen für Softwarediagnose wie Fehlerverfolgung, Performance-Insights und Datenvisualisierung.
Integrationen gibt es unter anderem für AWS, Microsoft Azure, Google Cloud Platform (GCP), Kubernetes, Prometheus, Cassandra, Elasticsearch, HiveMQ, Kafka und Linux.
Pros and Cons
Pros:
- Workload-Funktionen helfen, Dienste effizient zu gruppieren
- Bietet Echtzeitdaten für sofortige Einblicke
- Skalierbar für kleine Teams und große Unternehmen
Cons:
- Offizielle Dokumentation ist begrenzt
- Erfordert gewisse technische Kenntnisse für die optimale Nutzung
- Die Benutzeroberfläche kann für Einsteiger komplex sein
Raygun
Am besten geeignet für End-to-End-Diagnostik von Code bis zur Benutzersitzung
Raygun hilft Ihrem Team, Softwareleistungsprobleme in Anwendungen, Services und Benutzersitzungen zu erkennen, zu diagnostizieren und zu beheben. Es hebt Fehler, Verlangsamungen und Abstürze in Echtzeit hervor, sodass Sie die Ursachen nachvollziehen und die Benutzererfahrung verbessern können.
Warum ich Raygun gewählt habe: Ich habe Raygun gewählt, weil es Application Performance Monitoring (APM) und Fehlerverfolgung in einem Tool vereint – ideal, wenn Entwicklungs- und Betriebsteams gemeinsam für die Nutzererfahrung verantwortlich sind. Es bietet Diagnostik über den gesamten Lebenszyklus hinweg – von Codefehlern, Sitzungsverfolgung bis zur Release-Überwachung – und ermöglicht so eine schnellere Problemlösung.
Herausragende Funktionen & Integrationen:
Funktionen beinhalten plattformübergreifendes Crash- und Fehlerreporting, Sitzungsverfolgung, mit der sich die Nutzerreise bis zum Fehler nachvollziehen lässt, Erfassung von Leistungsmetriken (wie langsame Anfragen oder Speichernutzung) und Release-/Deployment-Tracking, sodass Sie wissen, wann Probleme anfingen.
Integrationen umfassen GitHub, GitLab, Jira, Slack, Azure DevOps, AWS, SAML SSO, Webhooks und REST API.
Pros and Cons
Pros:
- Erfasst Fehler auf Code-Ebene und Kontext von Benutzersitzungen
- Spürt Leistungsprobleme über Backend, Browser und Mobilgeräte hinweg auf
- Integriert sich eng in Entwicklungstools und Benachrichtigungsabläufe
Cons:
- UX- und Dashboard-Design wirken eher entwicklerorientiert und weniger benutzerfreundlich
- Erweiterte Einrichtung und Feinabstimmung können Entwicklerressourcen erfordern
Totango ist eine Customer Success Plattform, die darauf ausgelegt ist, Echtzeit-Einblicke in das Kundenverhalten zu liefern. Sie unterstützt Unternehmen beim Customer Success Management, indem sie die Kundenbindung fördert, die Abwanderung reduziert und den Kundenertragswert maximiert.
Warum ich Totango gewählt habe: Ich habe Totango für diese Liste ausgewählt, weil es komplexe Customer Success-Prozesse mit einem proaktiven und zielorientierten Ansatz zur Verwaltung von Kundenbeziehungen vereinfacht. Totango stellt beispielsweise Werkzeuge zur Verfügung, mit denen Unternehmen proaktiv mit Kunden in Kontakt treten können. Dadurch werden personalisierte und automatisierte Kommunikationsmöglichkeiten wie In-App-Nachrichten, E-Mails und Benachrichtigungen ermöglicht, um Kundenbeziehungen zu pflegen, Support zu leisten und gewünschte Handlungen zu fördern.
Totango ermöglicht es Unternehmen zudem, die Gesundheit und das Engagement ihrer Kunden zu überwachen. Es verfolgt verschiedene Kennzahlen und Signale, um die Kundenzufriedenheit, die Produktakzeptanz und Nutzungsmuster zu bewerten. Dies hilft Organisationen, gefährdete Kunden zu identifizieren und proaktiv Maßnahmen zu ergreifen, um Abwanderung zu verhindern und Upselling-Möglichkeiten zu nutzen.
Hervorstechende Funktionen & Integrationen:
Funktionen umfassen Kundensegmentierung, rollenspezifische Erfolgsmessungen, Customer Success Workflows und Playbooks, Funktionen für das Management des Kundenlebenszyklus, visuelle Dashboards und benutzerdefinierte Berichte. Totango erleichtert außerdem die Zusammenarbeit von Customer Success Teams durch eine zentrale Plattform zum Teilen von Kundeninformationen, Aufgaben und Notizen.
Integrationen umfassen Salesforce, Microsoft Outlook, Slack, HubSpot, Jira, Monday, Tableau, Stripe, Zoom und Google Analytics.
Pros and Cons
Pros:
- Benutzerfreundliche, intuitive Oberfläche
- Hilft dabei, Kundeninformationen und Aktivitäten im Blick zu behalten
- Automatisierte Prozesse verschaffen dem Team Freiräume für andere Aufgaben
Cons:
- Keine transparente Preisgestaltung
- Hohes Maß an Anpassbarkeit kann zu Komplexität führen
- Kunden-Health-Parameter sind nicht kombinierbar
Germain UX
Am besten geeignet zur Beobachtung echter Endnutzer-Schritte, Erlebnisse und Engpässe
Germain UX (auch bekannt als Germain Apm/UX) konzentriert sich auf die reale Nutzererfahrung (RUX) und Performance-Analytics – es verfolgt User Journeys, Sitzungsaufzeichnungen, Leistungskennzahlen und Experience-Probleme über Anwendungen und Web hinweg.
Warum ich Germain UX gewählt habe: Ich habe Germain UX ausgewählt, weil es die Lücke zwischen herkömmlicher Anwendungsüberwachung und echter Nutzererlebnis-Intelligenz schließt. Wenn Sie verstehen möchten, wie echte Nutzer durch Performance- oder Usability-Probleme beeinträchtigt werden – über Plattformen, Geräte und Regionen hinweg – ist dieses Tool genau dafür gemacht.
Herausragende Funktionen & Integrationen
Funktionen umfassen Sitzungsaufzeichnung und -wiedergabe, Echtzeitüberwachung der Nutzer-Performance und Page-Flows, Technologieüberwachung (Browser-/Geräte-Erkennung, Fehler), automatisierte Benachrichtigungen bei Verschlechterungen des Nutzererlebnisses sowie Journey-basierte Analysen.
Integrationen umfassen Datenexport-APIs, Alarmierungs-/Webhook-Verbindungen, CRM-/Analytikplattform-Links (für Segmentierung) und anpassbare Plugins für große Plattformen.
Pros and Cons
Pros:
- Wiedergaben realer Nutzersitzungen zeigen Nutzerverhalten im Kontext
- Überwacht Performance und Technologie-Stack zusammen mit dem Erlebnisfluss
- Automatisierte Benachrichtigungen bei Verschlechterung des Nutzererlebnisses und konversionsrelevanten Problemen
Cons:
- Einrichtung und Konfiguration können technische Ressourcen erfordern
- Oberfläche und Navigation wirken weniger ausgereift
Elastic ist ein umfassendes Suchunternehmen, das vor allem für seinen Elastic Stack bekannt ist. Dieser bietet leistungsstarke Funktionen für Protokollierung, Suche und Visualisierung. Die Fähigkeit, große Mengen von Daten über digitale Erlebnisse zu verarbeiten und diese verständlich und anschaulich darzustellen, macht Elastic zu einer idealen Wahl für die Analyse und Visualisierung von Protokolldaten. Das Tool ist auch als ELK Stack bekannt, da es eine Kombination aus den Tools Elasticsearch, Logstash und Kibana ist.
Warum ich Elastic gewählt habe: Ich habe Elastic in diese Liste aufgenommen, weil es einen flexiblen und skalierbaren Ansatz für die Datenverarbeitung sowie leistungsstarke Visualisierungsfunktionen bietet. Beispielsweise ist Logstash von Elastic eine Pipeline zur Datenerfassung und -verarbeitung, mit der Protokolldaten aus verschiedenen Quellen wie Logdateien, Datenbanken, Messaging-Systemen und Cloud-Plattformen gesammelt werden können. Logstash ermöglicht auch die Definition von Input-Plugins, um Protokolldaten aus unterschiedlichen Quellen zu sammeln, und Filter zu setzen, um die Daten vor dem Versand an Elasticsearch zum Indexieren zu parsen, transformieren und anzureichern.
Außerdem ermöglicht Kibana die Erstellung interaktiver Visualisierungen und Dashboards zur aussagekräftigen Darstellung von Protokolldaten. Sie können Diagramme, Grafiken, Karten und Tabellen erstellen, um Protokollstatistiken, Trends und Korrelationen zu visualisieren. Kibana stellt außerdem eine benutzerfreundliche Oberfläche zur visuellen Erkundung der Protokolldaten und zum Drilldown in spezifische Details bereit.
Herausragende Funktionen & Integrationen:
Funktionen umfassen die Speicherung, Indexierung, Analyse und Suche von Protokolldaten über Elasticsearch sowie vorgefertigte Log-Analyse-Funktionen wie die Logs- und Logs-UI-Anwendungen von Kibana. Elastic Stack bietet zudem mit Watcher eine Funktion für Benachrichtigungen und Überwachungen auf Basis von Protokolldaten.
Integrationen beziehen sich auf verschiedene Arten von Datenquellen, darunter Systemprotokolle, Webanwendungen und Cloud-Dienste sowie Slack, Citibank, Engadget, AWS, Microsoft Azure und Google Cloud.
Pros and Cons
Pros:
- Leistungsstarke Volltextsuche und Analysefunktionen
- Open-Source-Komponenten erleichtern die Implementierung von Elastic
- Sehr flexibel und skalierbar für unterschiedliche Datenmengen
Cons:
- Die Benutzeroberfläche wirkt teilweise etwas veraltet
- Die höheren Tarife können teuer werden
- Die Einarbeitung kann für Einsteiger anspruchsvoll sein
Contentsquare ist eine Analytik-Plattform, die Einblicke in das Kundenverhalten während ihrer digitalen Reise bietet. Die Fähigkeit, Kundeninteraktionen und -erfahrungen in einem klaren und verständlichen Format zu visualisieren, macht es zu einem idealen Tool für Unternehmen, die ihre Customer Journey verstehen und verbessern möchten.
Warum ich Contentsquare ausgewählt habe: Ich habe Contentsquare aufgrund seiner fortschrittlichen Analysefähigkeiten für die Customer Journey ausgewählt. Unter den zahlreichen verfügbaren Tools hebt es sich durch die visuelle Darstellung von Kundeninteraktionen hervor, was die Analyse intuitiver und aufschlussreicher macht. Zu diesen Funktionen gehören anpassbare Dashboards und Berichte, die es Unternehmen ermöglichen, visuelle Darstellungen von Kundendaten zu erstellen, um Trends, Muster und umsetzbare Erkenntnisse leichter zu identifizieren. Berichte können außerdem generiert und mit Stakeholdern geteilt werden, um datenbasierte Entscheidungen zu fördern.
Contentsquare ermöglicht es Unternehmen zusätzlich, die typische Nutzerreise zu visualisieren und zu kartieren. Dies hilft Organisationen dabei, die verschiedenen Berührungspunkte und Schritte der Nutzer – wie Landingpages, Produktseiten, Checkout-Prozesse und mehr – zu identifizieren, um Chancen oder Reibungspunkte auszumachen.
Herausragende Funktionen & Integrationen:
Funktionen beinhalten User Flow-Analyse, Conversion Funnel-Analytik, Segmentierungs- und Personalisierungsfunktionen, Session Replays und Heatmap-Visualisierungen. Die Analytik-Plattform von Contentsquare liefert zudem Verhaltensanalysen, indem sie Nutzerinteraktionen und Engagement-Muster auswertet.
Integrationen umfassen Google Analytics, Tableau, AWS, Salesforce, Optimizely, Qualtrics XM und Adobe Analytics.
Pros and Cons
Pros:
- Bietet einzigartige Kennzahlen und umsetzbare Erkenntnisse
- Ermöglicht Analysen auf Makro- und Mikroebene
- Bietet durchgehend Live-Kundensupport für Nutzer
Cons:
- Preisgestaltung ist nicht transparent
- Das Tool kann eine steile Lernkurve aufweisen
- Kann für kleine Unternehmen mit einfachen Anforderungen zu funktionsreich sein
ControlUp ist eine Echtzeit-IT-Management-Lösung, die Einblicke in IT-Infrastrukturen bietet. Sie liefert eine einheitliche Oberfläche, um IT-Umgebungen zu visualisieren, zu analysieren und zu optimieren, wodurch sie sich besonders für das Monitoring von IT-Infrastrukturen eignet.
Warum ich ControlUp ausgewählt habe: Ich habe mich für ControlUp in dieser Liste entschieden, weil es umfassende Möglichkeiten zur Überwachung von IT-Infrastrukturen bietet, darunter Echtzeiteinblicke und Funktionen zur Problemlösung, die eine vollständige Lösung für die Verwaltung komplexer IT-Umgebungen darstellen. Zum Beispiel stellt ControlUp eine Vielzahl von Leistungskennzahlen und Einblicken bereit, um IT-Teams dabei zu unterstützen, ihre Infrastruktur zu verstehen und zu optimieren. Es überwacht die CPU-Auslastung, Speichernutzung, Festplatten-I/O, Netzwerkverkehr und andere wichtige Leistungsindikatoren. Diese Kennzahlen werden über intuitive Dashboards und Visualisierungen dargestellt. Dadurch können IT-Teams Leistungsengpässe oder Anomalien schnell identifizieren.
ControlUp beinhaltet ebenfalls Funktionen zum Monitoring der Endbenutzererfahrung. Diese messen und analysieren die Leistung der Endgeräte wie Desktops, Laptops und Virtual Desktop Infrastructures (VDI). Erfasst werden Kennzahlen wie Anmeldezeiten, Reaktionsfähigkeit von Anwendungen, Systemlatenz und weitere Faktoren der Benutzererfahrung.
Herausragende Funktionen & Integrationen:
Funktionen umfassen Echtzeit-Überwachung, Leistungsanalysen, Benachrichtigungen und Warnmeldungen zur Infrastruktur, historische Berichte und Analysen sowie Fernüberwachung und Verwaltung verteilter IT-Umgebungen. ControlUp bietet zudem eine Überwachungsfunktion für die Leistung geschäftskritischer Anwendungen an.
Integrationen umfassen VMware, Microsoft Azure, Microsoft RDS, Citrix, Microsoft Intune, Microsoft Virtual Desktops und Microsoft Teams.
Pros and Cons
Pros:
- Stellt anpassbare Benachrichtigungen und Warnungen bereit
- Die Kontrolle bestimmter Bereiche kann an spezifische Teams delegiert werden
- Bietet eine effiziente IT-Automatisierungsfunktion
Cons:
- Automatisierung auf Basis von Skripten muss separat erworben werden
- Kann komplex in der Einrichtung und Konfiguration sein
eG Innovations ist eine Überwachungslösung für die Nutzererfahrung, die umfassende Einblicke in das Endbenutzererlebnis bietet. Sie ermöglicht es Unternehmen, die digitale Benutzererfahrung proaktiv zu überwachen, zu messen und zu verbessern.
Warum ich eG Innovations gewählt habe: Ich habe eG Innovations in diese Liste aufgenommen, weil das System leistungsstarke Tools zur Überwachung von Endbenutzererfahrungen bietet, einschließlich umfassender Überwachungsmöglichkeiten. Zum Beispiel ermöglicht die Lösung von eG Innovations eine multidimensionale Analyse der Nutzererfahrung. Sie verfolgt die Leistung über verschiedene Dimensionen hinweg, wie etwa Netzwerklatenz, Serverantwortzeiten, Reaktionsfähigkeit der Anwendungen und Benutzerfreundlichkeit der Oberfläche. Dieser umfassende Überblick hilft dabei, die Ursachen von Leistungsproblemen zu erkennen und eine effiziente Fehlerbehebung zu ermöglichen.
Die Lösung von eG Innovations bietet zudem proaktive Benachrichtigungen für IT-Teams auf Basis vordefinierter Schwellenwerte, sodass Probleme, die Endnutzer betreffen, zeitnah behoben werden können.
Hervorstechende Funktionen & Integrationen:
Funktionen beinhalten Real-User-Monitoring, synthetisches Transaktionsmonitoring, Real-User-Monitoring (RUM), Scoring der digitalen Anwendererfahrung und Nutzererfahrungsmetriken. eG Innovations stellt außerdem Dashboards, Visualisierungen und Berichte zur Verfügung, die wichtige Kennzahlen und Leistungstrends zusammenfassen und präsentieren.
Integrationen umfassen HP Orchestration, BMC BladeLogic, ServiceNow, ServiceDesk, ManageEngine, RemedyForce, HP ServiceDesk und BMC Remedy.
Pros and Cons
Pros:
- Ermöglicht schnelle Fehlersuche und Problemlösung
- Dashboard bietet einen zentralen Überblick über Router, Server und Anwendungen
- Bietet detaillierte Einblicke und Berichte
Cons:
- Keine transparente Preisgestaltung
- Kann für kleinere Unternehmen zu komplex sein
- Es ist eine gewisse Einarbeitungszeit notwendig, um alle Funktionen optimal zu nutzen
Compass ist eine Plattform für digitale Adoption und Überwachung, die darauf ausgelegt ist, Ihrem Team und Ihren Kunden zu helfen, sich in digitalen Umgebungen zu entfalten. Mit Funktionen wie Anwendungs-Guides, einer Wissensdatenbank und KI-gestützter Chatunterstützung stellt Compass sicher, dass Nutzern wichtige Informationen genau dann zur Verfügung stehen, wenn sie benötigt werden.
Warum ich Compass ausgewählt habe: Mir gefällt, dass Compass umfassende Analysefunktionen bietet. Es verfolgt das Nutzerverhalten innerhalb Ihres digitalen Ökosystems und liefert umsetzbare Erkenntnisse darüber, wie Mitarbeiter oder Kunden mit Ihrer Software und Ihren Ressourcen interagieren. Diese Daten ermöglichen es Ihnen, Engpässe zu identifizieren, Schulungsmaterialien zu optimieren und sicherzustellen, dass Ihr Team oder Ihre Kunden die verfügbaren Funktionen voll ausschöpfen. Ein solches Monitoring sorgt für bessere Akzeptanzraten und reduziert Fehlinvestitionen in ungenutzte Software.
Ein weiterer Grund, weshalb Compass in der digitalen Überwachung überzeugt, ist seine Fähigkeit zur Integration in Ihre bestehenden Anwendungen. Über ein Browser-Plugin oder eine scriptbasierte Integration gewährleistet Compass eine durchgängige Überwachung und Nachverfolgung plattformübergreifend, ohne Arbeitsabläufe zu stören. Indem Walkthroughs und Wissensartikel direkt in die Anwendungen eingebettet werden, bietet Compass eine Echtzeit-Anleitung und erfasst gleichzeitig Engagement-Metriken – so können Sie das Nutzererlebnis kontinuierlich verbessern.
Herausragende Funktionen & Integrationen:
Zu den Funktionen gehören eine Dokumentenbibliothek, interaktive Anleitungen mit multimedialen Elementen, KI-gestützte Chatunterstützung für den Zugriff auf Ihre Wissensdatenbank sowie automatische Auslöser.
Die Integration in Ihre vorhandenen Tools ist über ein Script oder die Compass-Erweiterung möglich.
Pros and Cons
Pros:
- Erfasst Nutzerverhalten für umsetzbare Erkenntnisse
- Echtzeit-Anleitungen
- Zentralisierte Dokumentenablage
Cons:
- Kann spezielle Überwachungsbedürfnisse außerhalb von Schulung und Adoption möglicherweise nicht abdecken
- KI-Chat basiert stark auf bereits vorhandenen Wissensinhalten
LiveAgent ist eine Omnichannel-Kundensupport-Software, die darauf ausgelegt ist, Kundendienst-Erlebnisse für Unternehmen aus verschiedenen Branchen zu verbessern. Sie bietet ein fortschrittliches Ticketsystem, Live-Chat, Social-Media-Integration und integrierte Callcenter-Funktionen, um Kundeninteraktionen und Supportprozesse zu optimieren.
Warum ich LiveAgent ausgewählt habe: LiveAgent bietet eine Vielzahl an Funktionen, die es zu einem nützlichen digitalen Überwachungstool zur Verbesserung des Kundensupports machen. Die Live-Chat-Funktion beinhaltet Echtzeit-Besucherüberwachung, proaktive Chat-Einladungen und die Möglichkeit, in Echtzeit zu sehen, was der Kunde tippt, was eine zeitnahe Kundenansprache unterstützt. Zusätzlich fasst das Ticket-Management-System die Kommunikation über verschiedene Kanäle hinweg zusammen, sodass Anfragen effizient bearbeitet werden können.
LiveAgent liefert zudem interne Einblicke. Die Zeiterfassungsfunktion gibt Ihnen detaillierte Informationen darüber, wie viel Zeit Ihr Team für jedes Ticket aufwendet. Das hilft dabei, Engpässe zu erkennen und die Effizienz zu erhöhen. SLA-Compliance-Reports gewährleisten, dass Ihr Team die Service-Level-Vereinbarungen einhält, indem Antwort- und Lösungszeiten hervorgehoben werden.
Herausragende Funktionen & Integrationen:
Zu den Funktionen gehören vordefinierte Nachrichten, Prüfprotokolle, in Chats eingebettetes Tracking, Echtzeit-Chat, Erkennung von Überschneidungen bei Agenten, Galerie für Chat-Einladungen, Ticket-/Kundeneinblicke, Zeitregeln, pausierte Ticket-Routing, Suchen und Ersetzen, vordefinierte Antworten und Service-Level-Vereinbarungen.
Zu den Integrationen zählen WhatsApp, WordPress, Prestashop, Magento, Shopify, Mailchimp, Pipedrive und Slack.
Pros and Cons
Pros:
- Proaktive Chat-Funktionen zur Antizipation von Kundenbedürfnissen
- Omnichannel-Ticketverwaltung
- Callcenter-Funktionen
Cons:
- Einige Kommunikationskanäle werden separat abgerechnet
- Berichte stehen im Basistarif nicht zur Verfügung
Sentry bietet Echtzeit-Fehlerverfolgung und Leistungsüberwachung für Frontend-, Backend- und mobile Apps. Durch das Erfassen von Fehlern und das Verfolgen ihres Ursprungs kann Ihr Team den Einfluss auf Nutzer minimieren und die digitale Erfahrung verbessern.
Warum ich Sentry ausgewählt habe: Ich habe Sentry ausgewählt, weil es sich konsequent auf Fehlertransparenz und Kontext konzentriert—bis hin zur fehlerhaften Codezeile—und den Bezug direkt zum Einfluss auf den Nutzer herstellt. Wenn Sie Fehler mit Einbußen im Nutzererlebnis verknüpfen möchten, bietet Sentry eine klare und handlungsorientierte Übersicht.
Herausragende Funktionen & Integrationen
Funktionen umfassen plattformübergreifende Fehlererfassung (JavaScript, Mobile, Server), Leistungsüberwachung (langsame Transaktionen), Session-Replays (in unterstützten Tarifen), Alarmweiterleitung und Problem-Workflows, die mit Entwicklungssystemen verbunden sind.
Integrationen umfassen GitHub, Slack, Jira, Azure DevOps, SAML SSO, API/Webhooks und individuelle Alarmweiterleitung.
Pros and Cons
Pros:
- Erfasst Ausnahmen und Performance-Traces plattformübergreifend
- Verbindet Fehler direkt mit Releases/Deployments und Nutzerkontext
- Unterstützt Session-Replay und Leistungsüberwachung in einem Tool
Cons:
- Oberfläche und Konfiguration wirken technisch und sind entwicklerorientiert
- Weniger Fokus auf synthetisches Monitoring oder UX-Metriken wie Seitenladezeiten
Weitere Tools zur Überwachung der digitalen Erfahrung
Nachfolgend finden Sie eine Liste zusätzlicher Lösungen zur Überwachung der digitalen Erfahrung, die ich für diese Liste in Erwägung gezogen habe. Obwohl sie es nicht in meine Top 20 geschafft haben, sind sie trotzdem einen Blick wert. Vielleicht ist das passende Tool ja dabei!
- BMC TrueSight
Am besten geeignet für AIOps-gesteuerte Automatisierung und Kostenprognose
- Riverbed SteelCentral
Am besten geeignet für durchgängige Transparenz bei Netzwerk- und Anwendungsleistung
- Splunk APM
Am besten geeignet für die Analyse und Visualisierung von Anwendungsleistungsdaten
Auswahlkriterien für Tools zur Überwachung der digitalen Erfahrung
Bei der Auswahl der besten Tools zur Überwachung der digitalen Erfahrung für diese Liste habe ich auf typische Bedürfnisse und Schmerzpunkte von Käufern geachtet, wie beispielsweise die Sicherstellung der Echtzeit-Leistungsübersicht und die Identifikation von Engpässen im Nutzererlebnis. Außerdem habe ich das folgende Bewertungsraster angewendet, um meine Auswahl strukturiert und objektiv zu gestalten:
Kernfunktionen (25 % der Gesamtbewertung)
- Echtzeitüberwachung von Nutzerinteraktionen
- Nachverfolgung von Leistungskennzahlen über verschiedene Plattformen hinweg
- Identifikation und Diagnose von Leistungsproblemen
- Verbesserung des Nutzererlebnisses durch Analysen
- Messung von Nutzerverhalten und Engagement
Besondere Zusatzfunktionen (25 % der Gesamtbewertung)
- Bieten KI-gestützte Erkenntnisse für vorausschauende Analysen
- Stellen Session-Replay für detaillierte Nutzerreise-Analysen zur Verfügung
- Enthalten Heatmaps zur Visualisierung von Nutzerinteraktionen
- Ermöglichen Integrationen über verschiedene Plattformen hinweg
- Beinhalten anpassbare Alarme und Benachrichtigungen
Benutzerfreundlichkeit (10 % der Gesamtbewertung)
- Bewerten Sie intuitives Schnittstellendesign
- Beurteilen Sie die Benutzerfreundlichkeit der Navigation und Zugänglichkeit
- Berücksichtigen Sie Anpassungsmöglichkeiten für Benutzerpräferenzen
- Überprüfen Sie die Verständlichkeit der Datenvisualisierungswerkzeuge
- Ermitteln Sie die Lernkurve für neue Benutzer
Onboarding (10 % der Gesamtbewertung)
- Bieten Sie umfassende Schulungsvideos und Webinare an
- Bieten Sie interaktive Produkttouren für neue Benutzer an
- Stellen Sie sofort verfügbare Vorlagen für eine schnelle Einrichtung bereit
- Gewährleisten Sie die Verfügbarkeit von Chatbots für sofortige Unterstützung
- Bewerten Sie die Wirksamkeit des Kundensupports nach dem Kauf
Kundensupport (10 % der Gesamtbewertung)
- Bewerten Sie die Reaktionszeit und Verfügbarkeit des Supports
- Beurteilen Sie die Qualität der Supportdokumentation und Ressourcen
- Stellen Sie die Verfügbarkeit von Multi-Channel-Supportoptionen fest
- Überprüfen Sie das Fachwissen und die Hilfsbereitschaft des Supportpersonals
- Berücksichtigen Sie die Verfügbarkeit von Community-Foren und Benutzergruppen
Preis-Leistungs-Verhältnis (10 % der Gesamtbewertung)
- Vergleichen Sie Preisstufen mit den angebotenen Funktionen
- Beurteilen Sie die Flexibilität der Preismodelle hinsichtlich Skalierbarkeit
- Bewerten Sie die Kosteneffizienz der enthaltenen Funktionen
- Berücksichtigen Sie die Verfügbarkeit kostenloser Testversionen oder Demos
- Lesen Sie Kundenbewertungen zur Preiszufriedenheit
Kundenbewertungen (10 % der Gesamtbewertung)
- Analysieren Sie die allgemeine Zufriedenheit der Nutzer
- Lesen Sie Rückmeldungen zur Zuverlässigkeit und Leistung der Tools
- Bewerten Sie Meinungen zur Benutzerfreundlichkeit und Funktionalität
- Berücksichtigen Sie Bewertungen über die Erfahrungen mit dem Kundensupport
- Bewerten Sie Rückmeldungen zum Preis-Leistungs-Verhältnis und zur Rendite
So wählen Sie Digital Experience Monitoring Tools aus
Es ist leicht, sich in langen Funktionslisten und komplizierten Preisstrukturen zu verlieren. Damit Sie bei Ihrem individuellen Softwareauswahlprozess den Überblick behalten, finden Sie hier eine Checkliste mit wichtigen Faktoren:
| Faktor | Worauf achten? |
|---|---|
| Skalierbarkeit | Kann das Werkzeug mit Ihrem Unternehmen wachsen? Denken Sie an künftiges Wachstum, Benutzerlimits und Datenverarbeitungskapazitäten. Achten Sie auf Tools, die reibungslos skalieren. |
| Integrationen | Funktioniert es mit Ihren bestehenden Systemen? Stellen Sie sicher, dass es sich nahtlos mit aktuellen Tools verbinden lässt, um Workflow-Unterbrechungen zu vermeiden. |
| Anpassbarkeit | Können Sie es an Ihre Bedürfnisse anpassen? Achten Sie auf Möglichkeiten, Dashboards, Berichte und Benachrichtigungen an Ihren Team-Workflow anzupassen. |
| Benutzerfreundlichkeit | Ist die Oberfläche intuitiv? Wählen Sie Tools, die wenig Schulung erfordern, damit Ihr Team sich aufs Monitoring und nicht auf das Erlernen des Systems konzentrieren kann. |
| Implementierung und Onboarding | Wie lange dauert die Einrichtung? Prüfen Sie Zeit- und Ressourcenaufwand, um das Tool effektiv zu nutzen. Achten Sie auf schlanke, vereinfachte Prozesse. |
| Kosten | Passt es zu Ihrem Budget? Prüfen Sie Anschaffungskosten, Abogebühren und versteckte Kosten. Vergleichen Sie Wert und Preis. |
| Sicherheitsvorkehrungen | Sind Ihre Daten und Abläufe geschützt? Prüfen Sie auf Verschlüsselung, Compliance-Standards und vergangene Sicherheitsvorfälle. |
| Support-Verfügbarkeit | Ist Hilfe schnell verfügbar? Sorgen Sie für umfassende Supportoptionen wie 24/7-Unterstützung oder dedizierte Ansprechpartner, damit Probleme zügig gelöst werden. |
Funktionen von Digital Experience Monitoring Tools
Achten Sie bei der Auswahl von Digital Experience Monitoring Tools auf folgende Schlüsselfunktionen:
- Echtzeitüberwachung: Holen Sie sich sofortige Einblicke in die Interaktionen und Erfahrungen Ihrer Nutzer, während sie stattfinden, damit Sie Probleme erkennen, bevor sie zu echten Kopfschmerzen werden. Mit dieser Funktion können Sie Verlangsamungen oder Ausfälle schnell identifizieren und proaktiv reagieren.
- Analyse der Endnutzer-Performance: Sehen Sie, wie echte Menschen Ihre digitalen Plattformen erleben – bis hin zu Ladezeiten, Fehlern und Navigationshürden. Dies versetzt Sie in die Lage, gezielte Verbesserungen vorzunehmen, die Ihre Nutzer tatsächlich spüren.
- Synthetisches Transaktionsmonitoring: Simulieren Sie rund um die Uhr Nutzerverhalten, indem Sie geskriptete Aktionen wie Logins oder Käufe ausführen, um Performance-Engpässe zu erkennen – sogar wenn alle anderen schlafen.
- Multikanal-Tracking: Verfolgen Sie Nutzererfahrungen über Web-, Mobil- und Desktop-Plattformen hinweg und erhalten Sie so einen ganzheitlichen Überblick über jeden Berührungspunkt. Es ist Ihre All-in-One-Perspektive, um die gesamte digitale Reise im Blick zu behalten.
- Benachrichtigung und Alarme: Erhalten Sie rechtzeitig Benachrichtigungen, wenn die Nutzererfahrung unter Ihre Benchmarks fällt. So sind Sie immer einen Schritt voraus und können Probleme angehen, noch bevor Ihre Nutzer sie bemerken.
- Ursachenanalyse: Analysieren Sie Probleme schnell und detailliert mit präzisen Diagnosen, sodass Sie exakt bestimmen können, wo etwas schiefgelaufen ist – sei es eine Serverstörung oder ein wackeliges Netzwerk.
- Anpassbare Dashboards: Erstellen Sie eigene Ansichten mit genau den Kennzahlen, die für Sie relevant sind. Erkennen Sie Trends, verfolgen Sie KPIs und teilen Sie Ergebnisse mit Ihrem Team – alles von einem einzigen, leicht verständlichen Dashboard aus.
Gemeinsame KI-Funktionen von Digital Experience Monitoring Tools
Über die oben genannten Standardfunktionen von Digital Experience Monitoring Tools hinaus integrieren viele dieser Lösungen KI mit Funktionen wie:
- Anomalieerkennung: Erkennen Sie automatisch ungewöhnliche Muster im Nutzerverhalten oder bei Performance-Kennzahlen, sodass Sie Probleme aufdecken, die bei herkömmlicher Überwachung möglicherweise übersehen würden.
- Prädiktive Analysen: Sagen Sie zukünftige Performance-Probleme oder Ausfälle voraus, bevor sie Ihre Nutzer beeinträchtigen, indem KI Trends und Nutzungsmuster analysiert.
- Automatisierte Problembewertung: Lassen Sie KI die Dringlichkeit und die wahrscheinliche Ursache von Problemen einschätzen, damit Sie Korrekturen nach Geschäftsauswirkungen priorisieren können, anstatt nach Bauchgefühl.
- Intelligente Bewertung der Nutzererfahrung: KI bewertet Nutzersitzungen und vergibt Erfahrungspunkte, sodass Sie sich auf die Bereiche Ihrer digitalen Präsenz konzentrieren können, die am meisten Verbesserungsbedarf haben.
- Proaktive Empfehlungen: Erhalten Sie KI-gestützte Vorschläge zur Optimierung Ihrer digitalen Plattformen – von der Beschleunigung langsamer Seiten bis hin zur Neugestaltung verwirrender Navigationspfade.
Vorteile von Digital Experience Monitoring Tools
Die Einführung von Digital Experience Monitoring Tools bietet zahlreiche Vorteile für Ihr Team und Ihr Unternehmen. Auf die folgenden können Sie sich freuen:
- Verbesserte Nutzererfahrung: Durch die Erfassung von Echtzeitdaten zu Nutzerinteraktionen helfen diese Tools, Probleme zu identifizieren und zu beheben, die Nutzer beeinträchtigen, und verbessern so das Gesamterlebnis.
- Datenbasierte Entscheidungsfindung: Diese Tools liefern Einblicke und Analysen, die strategische Entscheidungen unterstützen und es Ihnen ermöglichen, Verbesserungen basierend auf echtem Nutzerverhalten und -bedarf zu priorisieren.
- Verbesserte Zusammenarbeit: Mit Funktionen, die Teamarbeit fördern, ermöglichen Digital Experience Monitoring Tools mehreren Benutzern, gemeinsam an Problemlösungen und Planungen zu arbeiten und so unterschiedliche Sichtweisen einzubringen.
- Skalierbarkeit und Flexibilität: Wenn Ihr Unternehmen wächst, passen sich diese Tools an, um eine steigende Zahl von Nutzern und komplexere Umgebungen zu verwalten und ihre Wirksamkeit zu bewahren.
- Integration in bestehende Systeme: Durch die Anbindung an andere Plattformen wie CRMs oder Projektmanagement-Tools sorgen sie für einen reibungslosen Datenfluss und stellen die Konsistenz über Systeme hinweg sicher.
- Nutzerzentriertes Design: Mit dem Schwerpunkt auf dem Verständnis von Nutzerbedürfnissen helfen diese Tools, Feedback zu sammeln und fundierte Entscheidungen zu treffen, die den Kundenerwartungen entsprechen.
- Proaktive Problemlösung: Sie ermöglichen Teams, potenzielle Probleme zu erkennen und zu beheben, bevor sie Nutzer beeinträchtigen, wodurch Ausfallzeiten reduziert und die Zuverlässigkeit erhöht wird.
Kosten und Preise von Digital Experience Monitoring Tools
Die Auswahl von Digital Experience Monitoring Tools erfordert ein Verständnis der verschiedenen verfügbaren Preismodelle und Pläne. Die Kosten variieren je nach Funktionen, Teamgröße, Zusatzoptionen und mehr. Die folgende Tabelle fasst gängige Pläne, deren Durchschnittspreise sowie typische Features von Lösungen für Digital Experience Monitoring Tools zusammen:
Vergleichstabelle der Tarife für Digital Experience Monitoring Tools
| Plan-Typ | Durchschnittlicher Preis | Übliche Funktionen |
|---|---|---|
| Gratisplan | $0 | Grundlegendes Monitoring, begrenzte Datenaufbewahrung und Community-Support. |
| Persönlicher Plan | $5-$15/Benutzer/Monat | Erweitertes Monitoring, anpassbare Benachrichtigungen und E-Mail-Support. |
| Geschäftsplan | $20-$50/Benutzer/Monat | Erweiterte Analysen, Tools für Teamzusammenarbeit und telefonischer Support. |
| Enterprise-Plan | $100-$300/Benutzer/Monat | Volle Individualisierung, dedizierter Account Manager und 24/7 Support. |
Digital Experience Monitoring: Häufig gestellte Fragen
u003cspan style=u0022font-weight: 400u0022u003eDie Überwachung digitaler Erlebnisse kann eine große Aufgabe sein und umfasst riesige Mengen an Daten, Diagrammen und Erkenntnissen. Wenn Sie noch Hilfe bei einigen Grundlagen benötigen – kein Problem! Ich habe einige häufig gestellte Fragen zur Überwachung digitaler Erlebnisse und entsprechenden Tools zusammengestellt, um Ihnen den Einstieg zu erleichtern. u003c/spanu003e
Worauf sollte ich bei der Auswahl eines Tools für Digital Experience Monitoring für mein Unternehmen achten?
Bei der Bewertung von Tools für Digital Experience Monitoring sollten Sie zunächst prüfen, ob die Plattform alle wichtigen digitalen Kanäle abdeckt – etwa Websites, mobile Apps und Cloud-Services. Sie brauchen Echtzeitüberwachung, Analysen der Benutzerreise und klare Visualisierungsfunktionen für schnelle Einblicke. Eine starke Integration mit Ihren bestehenden CX-, IT- und Analysesystemen ist wichtig, um Datensilos zu vermeiden. Bewerten Sie auch die Benutzerfreundlichkeit; eine komplexe Oberfläche kann Ihr Team ausbremsen. Zuletzt sollten Sie Tools mit zuverlässigem Support, hoher Anpassbarkeit und guter Skalierbarkeit wählen, damit das Tool mit Ihren Anforderungen mitwachsen kann.
Wie können Tools für Digital Experience Monitoring helfen, die Kundenabwanderung zu verringern?
Mit Tools für Digital Experience Monitoring lassen sich Probleme, die Ihre Kundschaft betrifft – etwa lange Ladezeiten oder fehlerhafte Funktionen – erkennen, bevor sie größere Teile Ihrer Zielgruppe betreffen. Durch rechtzeitige Benachrichtigungen können Sie diese Probleme schnell lösen und so die Kundenzufriedenheit steigern. Viele Tools stellen Berichte bereit, die wiederkehrende Muster aufzeigen, sodass Sie Schwachstellen proaktiv eliminieren können. Durch eine konsistent reibungslose digitale Erfahrung erhöhen Sie die Kundenbindung und verringern die Wahrscheinlichkeit, dass Kund*innen zur Konkurrenz wechseln.
Gibt es kostenlose Tools für Digital Experience Monitoring?
u003cspan style=u0022font-weight: 400u0022u003eJa, mehrere Anbieter bieten kostenlose Pläne oder Testversionen an. Zum Beispiel stellt New Relic einen Gratis-Tarif mit eingeschränktem Funktionsumfang bereit, während Tools wie Dynatrace eine zeitlich begrenzte kostenlose Testversion anbieten. Damit können Sie das Tool ausprobieren und prüfen, ob es zu Ihren Anforderungen passt, bevor Sie sich für einen kostenpflichtigen Plan entscheiden.u003c/spanu003e
Können Tools für Digital Experience Monitoring mit bestehenden CX- und Analyseplattformen integriert werden?
Ja, die meisten namhaften Lösungen für Digital Experience Monitoring sind darauf ausgelegt, sich nahtlos in bestehende CX-, Analyse- und IT-Service-Management-Plattformen zu integrieren. Viele bieten vorgefertigte Konnektoren für beliebte Tools wie Salesforce, Google Analytics und Slack oder stellen offene APIs für eigene Integrationen zur Verfügung. So lassen sich Nutzungsdaten mit unternehmensweiten Kennzahlen kombinieren und alle Stakeholder erhalten eine einheitliche Sicht. Prüfen Sie vorab, ob das Tool Ihre benötigten Integrationen unterstützt, und erkundigen Sie sich nach eventuell anfallenden Zusatzkosten oder technischen Anforderungen.
Wie schnell kann mein Team mit digitalen Monitoring-Tools Probleme erkennen und beheben?
Ein gutes digitales Monitoring-Tool verkürzt die Reaktionszeit Ihres Teams bei der Identifikation und Lösung von Problemen erheblich. Echtzeit-Dashboards, Sitzungsaufzeichnungen und automatische Warnmeldungen informieren Ihr Team sofort, wenn die Leistung sinkt oder Fehler auftreten. So können Sie oft handeln, bevor Ihre Kundschaft überhaupt etwas bemerkt. Fortgeschrittene Plattformen helfen außerdem bei der Ursachenanalyse, beschleunigen die Fehlersuche und verkürzen Ausfallzeiten. Langfristig tragen die gesammelten Daten dazu bei, digitale Berührungspunkte zu optimieren und ähnliche Probleme künftig zu vermeiden.
Was sind häufige Hürden bei der Implementierung von Software für Digital Experience Monitoring?
Bei der Einführung können Herausforderungen auftreten, wie die Anbindung an Altanwendungen, die Abbildung komplexer Nutzerreisen oder die vollständige Einhaltung der Datenschutzanforderungen. Die Schulung der Mitarbeitenden auf neue Arbeitsabläufe ist oftmals ebenfalls ressourcenintensiv. Es ist üblich, dass die Anbindung aller relevanten Datenquellen (Websites, Mobile, APIs) eine spezielle Konfiguration erfordert.rnrnUm den Prozess zu erleichtern, arbeiten Sie eng mit Ihrem Anbieter zusammen, nutzen Sie dessen Onboarding-Support sowie geführte Tutorials oder Customer-Success-Angebote. Wenn Sie von Anfang an klare Ziele setzen und IT-, CX- und Fachbereichsverantwortliche mit einbeziehen, gelingt die Einführung meist reibungsloser.
Weitere Bewertungen von Digital Experience Software
Das Management digitaler Kundenerlebnisse umfasst viele verschiedene Aspekte. Wenn Sie weitere oder andere Tools benötigen, um die digitalen Erlebnisse Ihrer Kundschaft zu verwalten – oder wenn Sie sich einfach einen Überblick über die Möglichkeiten verschaffen möchten – werfen Sie gern einen Blick auf unsere weiteren Artikel zu diesem Thema:
- Plattformen für digitale Erlebnisse
- Software für Customer Experience Management
- Usability-Testing-Tools für UX
- UX-Testing-Software
- Session-Recording-Software
Fazit
Nach der Lektüre dieses Artikels hoffe ich, dass Sie verstanden haben, dass der Markt für Tools zur Überwachung digitaler Erlebnisse eine sehr vielfältige Auswahl bietet. Jedes dieser Tools besticht durch eigene Stärken– sei es tiefgehende Analyse, KI-gestützte Erkenntnisse oder detaillierte Protokollanalysen. Der erste Schritt bei der Suche nach einem passenden Tool zur Überwachung digitaler Erlebnisse sollte daher immer sein, genau zu definieren, was Sie tatsächlich benötigen.
Suchen Sie nach weiteren Bewertungen, Tipps und Tricks oder professionellem Expertenrat zum Thema Customer Experience Tools? Melden Sie sich für unseren Newsletter an, um Zugriff auf die neuesten Brancheneinblicke zu erhalten.
