20 Meilleurs Outils de Surveillance de l’Expérience Numérique
Les outils de surveillance de l’expérience numérique (DEM) vous aident à suivre et à optimiser la façon dont les utilisateurs interagissent avec vos canaux digitaux en temps réel. Si vous faites face à des problèmes de performance, à des abandons clients ou à un manque de visibilité sur les parcours numériques, les outils DEM peuvent vous aider à identifier plus rapidement les problèmes et à offrir des expériences plus fluides et fiables.
Dans cet article, je m’appuie sur mon expérience personnelle en matière de recherche et de test de logiciels CX leaders pour passer en revue les meilleurs outils de surveillance de l’expérience numérique afin d’optimiser la satisfaction utilisateur et la fiabilité digitale.
Qu’est-ce qu’un outil de surveillance de l’expérience numérique ?
Les outils de surveillance de l’expérience numérique sont des plateformes qui suivent et analysent en temps réel la façon dont les utilisateurs interagissent avec les services numériques. Ils permettent d’identifier les problèmes de performance, de mesurer les comportements utilisateurs et d’optimiser l’expérience de bout en bout sur les sites web, applications et systèmes en arrière-plan.
Table of Contents
- Meilleure Sélection de Logiciels
- Qu’est-ce qu’un outil de surveillance de l’expérience numérique ?
- Comparer les Spécifications
- Aperçus des 20 Meilleurs Outils de Surveillance de l’Expérience Numérique
- Autres Outils de Surveillance de l’Expérience Numérique
- Critères de Sélection pour les Outils de Surveillance de l’Expérience Numérique
- FAQ
- Plus d’Analyses de Logiciels d’Expérience Numérique
- Conclusion
Les 20 Meilleurs Outils de Surveillance de l’Expérience Numériqueu0026nbsp;: Tableau Comparatif des Tarifs
Ce tableau comparatif résume les principales informations sur chacune de mes meilleures sélections de logiciels de surveillance de l’expérience numérique. Vous pouvez comparer côte à côte les détails tarifaires ainsi que la disponibilité d’essais gratuits ou de démonstrations pour vous aider à trouver l’outil le mieux adapté à votre budget et à vos besoins d’entreprise.
| Tool | Best For | Trial Info | Price | ||
|---|---|---|---|---|---|
| 1 | Idéal pour la surveillance en temps réel des sites web | Essai gratuit + démo disponible | À partir de 9$/mois (facturation annuelle) | Website | |
| 2 | Idéal pour l'optimisation de la conversion | Version d’essai gratuite disponible | À partir de 15 $/mois (facturé annuellement) | Website | |
| 3 | Idéal pour visualiser les interactions des utilisateurs | Formule gratuite disponible | À partir de 39 $/mois (facturé annuellement) | Website | |
| 4 | Idéal pour des informations alimentées par l'IA | Essai gratuit de 15 jours + démo gratuite disponible | À partir de $7/hôte/mois | Website | |
| 5 | Idéal pour des analyses comportementales utilisateur en temps réel | Démo gratuite disponible | Tarification sur demande | Website | |
| 6 | Idéal pour la surveillance de la disponibilité et des performances des applications web | Essai gratuit de 30 jours + démo disponible | À partir de 10 $/mois | Website | |
| 7 | Idéal pour la relecture de session en temps réel | Démo gratuite disponible | Tarif sur demande | Website | |
| 8 | Idéal pour la gestion des performances applicatives | Essai gratuit disponible | Tarification sur demande | Website | |
| 9 | Idéal pour l'analyse logicielle | Plan gratuit + démo gratuite disponible | Tarifs sur demande | Website | |
| 10 | Idéal pour le diagnostic de bout en bout, du code à la session utilisateur | Essai gratuit de 14 jours + démo disponible | À partir de $40/100 000 erreurs/mois (facturé annuellement) | Website | |
| 11 | Idéal pour la gestion de la réussite client | Démo gratuite disponible | Tarification sur demande | Website | |
| 12 | Idéal pour observer les étapes réelles des utilisateurs finaux, leur expérience et les points de blocage | Démo gratuite + essai gratuit disponible | Tarification sur demande | Website | |
| 13 | Idéal pour l’analyse et la visualisation des données de logs | Essai gratuit + démo gratuite disponible | À partir de $0.07/GB de données ingérées | Website | |
| 14 | Idéal pour l’analyse du parcours client | Démo gratuite disponible | À partir de $49/mois | Website | |
| 15 | Idéal pour la surveillance de l'infrastructure informatique | Essai gratuit de 21 jours + Démo gratuite disponible | Tarification sur demande | Website | |
| 16 | Idéal pour le suivi de l’expérience utilisateur finale | Essai gratuit de 30 jours | Tarification sur demande | Website | |
| 17 | Idéal pour le suivi de l’adoption numérique | Offre gratuite disponible | À partir de 120$/mois | Website | |
| 18 | Idéal pour la surveillance des visiteurs en temps réel | Essai gratuit de 30 jours disponible | À partir de $15/utilisateur/mois (facturé annuellement) | Website | |
| 19 | Idéal pour la surveillance des erreurs en temps réel | Offre gratuite + démo gratuite disponible | À partir de 26 $/mois (facturé annuellement) | Website | |
| 20 | Idéal pour tester et surveiller les performances des applications web | Essai gratuit de 14 jours | À partir de 15 $/utilisateur/mois (facturé annuellement) | Website |
-
SupportYourApp
Visit WebsiteThis is an aggregated rating for this tool including ratings from Crozdesk users and ratings from other sites.4.7 -
Freshdesk
Visit WebsiteThis is an aggregated rating for this tool including ratings from Crozdesk users and ratings from other sites.4.4 -
Tidio
Visit WebsiteThis is an aggregated rating for this tool including ratings from Crozdesk users and ratings from other sites.4.7
Aperçu des 20 Meilleurs Outils de Surveillance de l’Expérience Numérique
Pour vous aider à choisir l’outil de surveillance de l’expérience numérique qui vous convient, j’ai préparé des résumés détaillés de mes 20 meilleurs choix et expliqué pourquoi j’ai inclus chaque option dans cette liste. J’ai également mis en avant leurs caractéristiques principales, leurs avantages et inconvénients ainsi que leurs principaux cas d’usage pour vous aider à identifier la meilleure solution selon vos besoins.rnrnEn plus, vous trouverez ci-dessous quelques options supplémentaires à envisager si vous souhaitez encore plus de choix.
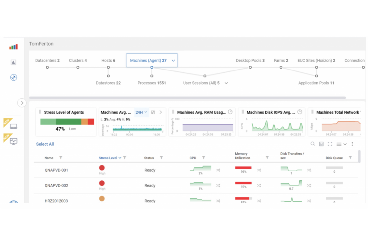
Site24x7 propose une solution dynamique conçue pour les entreprises souhaitant optimiser les interactions utilisateur et la performance des applications. Cet outil fournit des informations en temps réel grâce à la surveillance synthétique et réelle des utilisateurs, répondant aux défis de performance et garantissant des opérations numériques fluides. Grâce à ses vastes capacités d'intégration et son orientation vers l'amélioration de la satisfaction utilisateur, Site24x7 se démarque comme un choix polyvalent pour les équipes informatiques cherchant à gérer et améliorer de manière proactive les environnements numériques.
Pourquoi j'ai choisi Site24x7
J'ai choisi Site24x7 pour ses capacités inégalées de surveillance en temps réel de sites web, essentielles aux entreprises soucieuses de maintenir la meilleure expérience digitale. Sa fonction de surveillance synthétique permet de simuler les interactions utilisateurs et de suivre les flux de transactions, offrant des aperçus détaillés sur les goulots d'étranglement de la performance. De plus, la surveillance réelle des utilisateurs (RUM) donne une vision globale des expériences vécues par les utilisateurs sur web et mobile, vous assurant de pouvoir traiter les problèmes affectant la satisfaction. Grâce à son suivi mondial depuis plus de 130 emplacements, Site24x7 veille à ce que la disponibilité et la performance de votre site soient constamment surveillées, faisant de cet outil un allié incontournable pour ceux qui souhaitent renforcer leur présence numérique.
Fonctionnalités clés de Site24x7
En plus de ses capacités de surveillance en temps réel des sites web, Site24x7 offre une gamme de fonctionnalités conçues pour améliorer l'expérience numérique.
- Gestion des journaux : Centralise la collecte et l'analyse des logs, offrant une approche simplifiée du dépannage et de l'identification des problèmes au sein de votre infrastructure numérique.
- Supervision réseau : Propose un suivi complet des performances réseau, incluant la gestion de configuration et la gestion IP, assurant ainsi la bonne santé et l'efficacité de votre réseau.
- Surveillance des performances applicatives (APM) : Fournit des informations sur la santé des applications et le parcours utilisateur, vous aidant à comprendre et à optimiser l'expérience sur différentes plateformes.
- AIOps : Utilise l'intelligence artificielle pour la détection d'anomalies et l'automatisation de l'informatique, permettant à votre équipe d'anticiper et de résoudre les problèmes potentiels avant qu'ils n'affectent les utilisateurs.
Intégrations de Site24x7
Les intégrations incluent ServiceNow, PagerDuty, Jira, Slack, Microsoft Teams, Zoho Flow, Zapier, Opsgenie, ManageEngine et Freshdesk.
Pros and Cons
Pros:
- Plateforme tout-en-un avec une variété de fonctionnalités de surveillance
- Interface conviviale facilitant la navigation et l'interprétation des données
- La détection d'anomalies pilotée par l'IA améliore l'identification proactive des problèmes
Cons:
- L'accès limité aux données de surveillance hors ligne réduit la flexibilité
- La présentation des données peut s'avérer complexe pour les utilisateurs non techniques
New Product Updates from Site24x7
Site24x7 Weekly Updates: NSX-T Monitoring, Dashboards & Cold Storage
Site24x7 introduces VMware NSX-T monitoring, enhanced dashboards, and flexible cold storage for logs. These updates improve visibility, troubleshooting, and long-term data management. For more information, visit Site24x7’s official site.
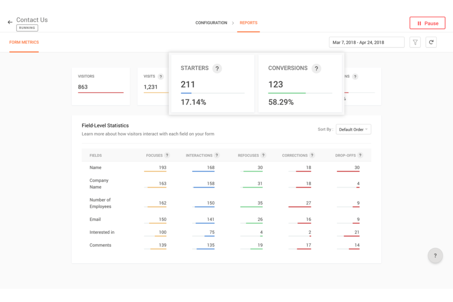
Zoho PageSense est un outil de surveillance de l’expérience numérique conçu pour vous aider à comprendre et optimiser la manière dont les visiteurs interagissent avec votre site web.
Pourquoi j’ai choisi Zoho PageSense : J’ai choisi Zoho PageSense car ses enregistrements de sessions et son analyse des formulaires sont parfaitement adaptés à la surveillance de l’expérience numérique. Les enregistrements de sessions permettent à votre équipe de regarder les véritables interactions des visiteurs—effets de survol, défilements, clics—et de repérer les points de friction en temps réel. L’analyse des formulaires détaille les abandons à chaque champ et le temps passé sur chaque champ, ce qui facilite l’identification des éléments de formulaire qui causent des frictions et doivent être améliorés.
Il propose également une analyse complète des entonnoirs de conversion et un suivi des objectifs. Vous pouvez créer des entonnoirs de conversion pour voir exactement à quelles étapes les utilisateurs abandonnent et suivre la réalisation des objectifs selon le temps, l’appareil et la localisation géographique. Cela vous donne une vision claire, étayée par des données, des endroits où l’expérience échoue pour les utilisateurs et des axes sur lesquels concentrer vos améliorations.
Fonctionnalités remarquables & intégrations :
Fonctionnalités incluent des sondages et pop-ups intégrés qui vous permettent de recueillir les retours des visiteurs directement sur votre site, offrant des informations sur ce que pensent les utilisateurs avant de partir. Il propose aussi le suivi inter-domaines, afin de suivre les visiteurs sur plusieurs sites web liés et d’obtenir une vue unifiée de leur parcours.
Intégrations incluent Google Ads, Intercom, KISSmetrics, Google Analytics, OpenAI, et diverses applications Zoho comme Flow, CRM, Sales IQ et Desk.
Pros and Cons
Pros:
- Fournit des analyses détaillées sur le comportement des visiteurs
- Extension Chrome permettant la création facile de heat maps
- Efficace pour suivre le ROI et l'engagement des visiteurs
Cons:
- Manque de fonctionnalités de programmation avancées
- Pourrait proposer plus d'intégrations natives hors de l'écosystème Zoho
Hotjar est un outil de surveillance de l'expérience numérique réputé pour sa focalisation sur la visualisation. Il vous permet de suivre et de comprendre le comportement des utilisateurs sur votre site web grâce à des cartes thermiques, des enregistrements de session et des tunnels de conversion, permettant ainsi aux propriétaires de site et aux spécialistes du marketing d’obtenir des informations sur la façon dont les utilisateurs interagissent avec leur site.
Lors d'une récente conversation, Ritika Dubash, PDG et fondatrice de HowToDigital, a expliqué pourquoi elle avait besoin de Hotjar. « J'avais besoin d'une preuve visuelle et rapide de ce que les gens font réellement sur notre site sans devoir supplier les développeurs de mettre en place un suivi personnalisé. Hotjar m’a fourni des cartes thermiques, des enregistrements et des enquêtes sur la page, tout au même endroit. Avant d’implémenter Hotjar, nous utilisions GA4, Clarity et un outil d’enquête séparé. Hotjar était plus simple à utiliser pour l’équipe, plus facile à partager et plus efficace pour convaincre les parties prenantes non techniques d'adopter des changements d’optimisation du taux de conversion (CRO). »
Pourquoi j’ai choisi Hotjar : J’ai choisi Hotjar pour sa façon unique et visuellement attrayante de représenter les interactions des utilisateurs. Par exemple, Hotjar propose différents types de cartes thermiques, notamment les cartes de clics, de mouvements et de défilement. Il offre également des enregistrements de session, qui sont des vidéos capturant les sessions individuelles des utilisateurs sur votre site. Ces enregistrements saisissent les mouvements de la souris, les clics, les défilements et autres interactions, vous permettant de rejouer et d’analyser leur comportement.
En exploitant ces visualisations, les propriétaires de site web et les spécialistes du marketing peuvent obtenir des informations précieuses sur le comportement des utilisateurs et prendre des décisions basées sur les données pour améliorer la conception, la mise en page et l'expérience globale de leur site.
Principales fonctionnalités et intégrations :
Fonctionnalités : tunnels de conversion, analyse de formulaires, sondages de feedback, enquêtes, analyses comportementales, prise en charge multi-appareils, fonctionnalités pour recruter des testeurs utilisateurs et boutons de feedback intégrables directement sur vos sites.
Intégrations : Slack, Jira, HubSpot, Asana, Trello, WordPress, Shopify, Webhooks, Mixpanel et Google Analytics.
Pros and Cons
Pros:
- Interface intuitive et facile à utiliser
- Propose des données utilisateur détaillées et des informations exploitables
- Outil tout-en-un pour l'analyse qualitative d’un site web
Cons:
- Pas de version gratuite pour usage commercial
- Les fonctionnalités avancées ne sont disponibles qu’avec les forfaits supérieurs
- Le stockage des données est limité dans la formule basique
Dynatrace est une plateforme d'intelligence logicielle qui fournit des capacités d'observabilité et des fonctionnalités avancées d'AIOps. En s'appuyant sur l'intelligence artificielle, Dynatrace offre des informations en temps réel sur vos applications, votre infrastructure et l'expérience utilisateur.
Pourquoi j'ai choisi Dynatrace : J'ai sélectionné Dynatrace pour sa capacité exceptionnelle à exploiter l'intelligence artificielle pour une analyse approfondie des données et la détection d'anomalies. La solution combine également l'AIOps avec la surveillance de l'expérience numérique et la supervision des performances applicatives au sein d'une seule plateforme. Par exemple, l'IA de Dynatrace analyse l'impact des problèmes de performance sur les utilisateurs finaux et les processus métier. Elle hiérarchise les problèmes selon leur impact, leur gravité, et les groupes d'utilisateurs ou transactions concernés. Cela permet aux équipes IT de concentrer leurs efforts sur la résolution des incidents critiques qui ont le plus d'influence sur l'expérience utilisateur et les résultats business.
Les analyses basées sur l'IA de Dynatrace se concentrent également sur l'expérience utilisateur, en capturant et en analysant les interactions et comportements des utilisateurs. Elles fournissent des informations sur les parcours utilisateurs, les clickstreams, les anomalies de session et les taux de conversion.
Fonctionnalités et intégrations remarquables :
Fonctionnalités incluent une observabilité automatique et intelligente, la supervision des performances applicatives, l'analytique métier et la surveillance de l'expérience numérique (DEM). Elle se distingue également par son moteur Davis AI, qui propose des cas d'usage automatiques, la résolution automatisée d'incidents, des recommandations d'optimisation des performances et des analyses de causes racines.
Intégrations incluent GitLab, PagerDuty, JFrog, xMatters, Gremlin, Akamas, NeoLoad et LaunchDarkly.
Pros and Cons
Pros:
- Service client par chat en direct réactif pour les utilisateurs
- Capacités d'IA avancées pour l'analyse des données et la détection d'anomalies
- Permet aux utilisateurs de visualiser les transactions de bout en bout
Cons:
- Les petites organisations ne peuvent pas utiliser la surveillance synthétique
- L'interface peut sembler surchargée pour les débutants
- La personnalisation peut être complexe et nécessiter une expertise
Idéal pour des analyses comportementales utilisateur en temps réel
FullStory est une plateforme d'analyse des données comportementales qui offre aux entreprises des informations sur les interactions et les sentiments des utilisateurs grâce à la visualisation des données en temps réel. Elle aide les responsables technologiques à prendre des décisions meilleures, plus éclairées et centrées sur le client en injectant des données comportementales numériques dans leur pile analytique, fournissant ainsi des données comportementales de qualité à grande échelle.
Pourquoi j'ai choisi FullStory : À mon avis, FullStory se distingue par sa suite avancée de fonctionnalités conçues pour améliorer l'expérience utilisateur et fournir des analyses exploitables. Une des fonctionnalités clés est son Analytics Produit, qui permet aux entreprises d'approfondir les interactions des utilisateurs via des tableaux de bord intuitifs et l'analyse des entonnoirs. En transformant chaque visite numérique en informations exploitables, cette fonctionnalité permet aux organisations de se rapprocher de leurs clients et de détecter plus efficacement des comportements comme la fraude ou l'activité de clients à forte valeur.
Une autre solution remarquable est sa capacité d'Analyse Comportementale. Cette fonctionnalité propose une surveillance en temps réel des interactions des utilisateurs, offrant une vue détaillée de la façon dont les utilisateurs naviguent et interagissent avec les produits numériques. Ces informations sont cruciales pour identifier et résoudre les frustrations des utilisateurs, ce qui peut conduire à une augmentation des taux de conversion et à une meilleure satisfaction client.
Fonctionnalités et intégrations remarquables :
Fonctionnalités : analytics produit, analytics mobile, analyses comportementales, relecture de session, cartes thermiques, entonnoirs et conversions, cartographie des parcours et accès direct aux données.
Intégrations : Slack, HubSpot, Google Sheets, Intercom, Jira, CopperCRM, Notion, monday.com et Pipedrive.
Pros and Cons
Pros:
- Relecture de session avancée
- Analyse de données et rapports
- Support efficace pour les équipes produits
Cons:
- Potentiel des fonctionnalités parfois inexact
- Difficulté à retrouver des sessions
- Transfert de données limité
Pingdom
Idéal pour la surveillance de la disponibilité et des performances des applications web
Pingdom offre à votre équipe une visibilité sur la disponibilité et la performance des applications web, serveurs et points de terminaison à travers le monde. Il vous aide à détecter les pannes, mesurer les performances de chargement des pages et alerter lorsque l'expérience utilisateur se dégrade.
Pourquoi j'ai choisi Pingdom : J'ai choisi Pingdom parce que la disponibilité et le temps de réponse sont essentiels à l'expérience numérique, et cet outil permet une surveillance réelle des performances depuis de nombreux emplacements mondiaux. Lorsque votre site Internet ou votre application web représente la porte d'entrée pour vos clients, savoir instantanément lorsqu'il ralentit ou échoue est primordial.
Fonctionnalités remarquables & intégrations
Fonctionnalités : contrôles synthétiques de pages web à intervalles fréquents, surveillance réelle des utilisateurs (RUM) pour la rapidité de chargement, alertes globales pour prévenir les équipes en cas de problèmes de disponibilité, et tableaux de bord permettant de lier les ralentissements à certaines régions ou appareils.
Intégrations : Slack, PagerDuty, alertes par email/SMS, accès API et connexion à la gestion des logs SolarWinds.
Pros and Cons
Pros:
- Les contrôles synthétiques détectent pannes et ralentissements
- Seuils d'alerte faciles à définir et notification des équipes concernées
- La surveillance réelle des utilisateurs apporte un contexte de performance concret
Cons:
- Les diagnostics en profondeur au niveau du code (APM) ne sont pas inclus
- Les tableaux de bord personnalisés et les options de visualisation peuvent sembler basiques
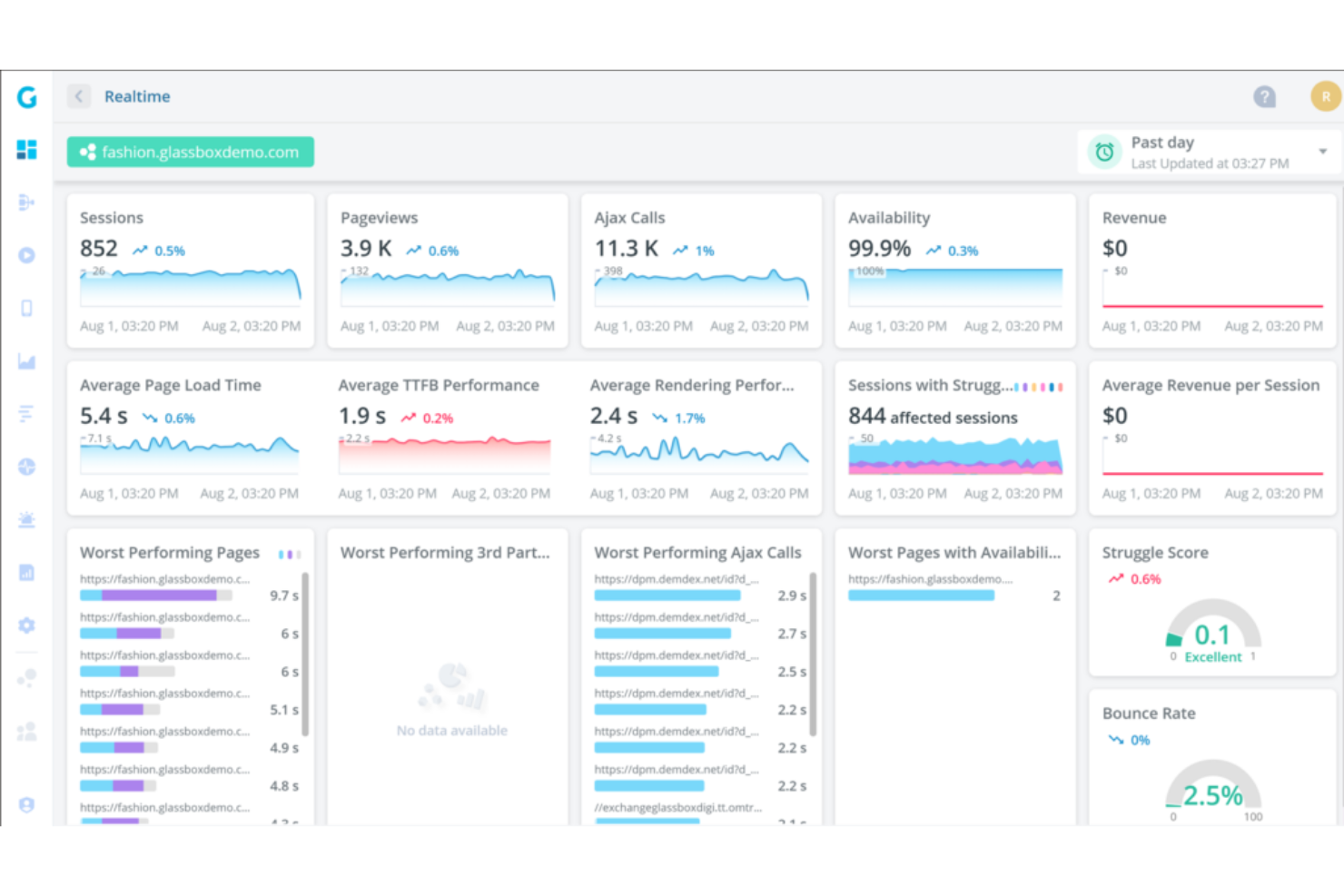
Glassbox est une plateforme d'analyse de l'expérience numérique qui propose la relecture des sessions en temps réel pour aider les entreprises à comprendre le comportement des utilisateurs. Sa capacité à offrir une visibilité approfondie sur les interactions des clients sur les applications et les sites web en fait un outil essentiel pour les entreprises souhaitant optimiser l'expérience client.
Pourquoi j'ai choisi Glassbox : J'ai sélectionné Glassbox pour ses solides capacités à capturer les sessions des utilisateurs lorsqu'ils interagissent avec un site web ou une application mobile. La fonction de relecture des sessions permet ensuite aux entreprises de visualiser ces sessions, offrant une relecture fidèle des actions des utilisateurs, y compris les mouvements de souris, les clics, les saisies de formulaire et le comportement de défilement.
La relecture des sessions est également disponible en temps réel, permettant aux entreprises de surveiller les sessions des utilisateurs au fur et à mesure. En observant en direct la manière dont les utilisateurs interagissent avec un site web ou une application, les entreprises peuvent obtenir des informations précieuses sur l'engagement, les intérêts et les interactions des utilisateurs avec des éléments ou fonctionnalités spécifiques. Cette capacité à révéler les schémas de comportement des clients distingue Glassbox de nombreux autres outils du marché.
Fonctionnalités remarquables & Intégrations :
Les fonctionnalités comprennent la modélisation du parcours utilisateur, des options de collaboration et de partage, l'analyse de l'entonnoir de conversion, ainsi que l'identification et la résolution de problèmes. Glassbox garantit en outre la confidentialité des données et la conformité en permettant aux entreprises de masquer ou d'exclure les informations sensibles lors de la relecture des sessions.
Les intégrations incluent Adobe Analytics, Google Analytics, GetFeedback, SurveyMonkey, Qualtrics, Medallia, Jira, Slack, Adobe Target et Optimizely.
Pros and Cons
Pros:
- Les entonnoirs sont faciles à rechercher et à utiliser
- La fonctionnalité de suivi des flux métier aide à suivre les indicateurs clés de performance
- Propose des analyses avancées
Cons:
- Pas de structure tarifaire transparente
- Peut ne pas convenir aux petites entreprises
- Nécessite un temps d'apprentissage pour exploiter pleinement ses fonctionnalités
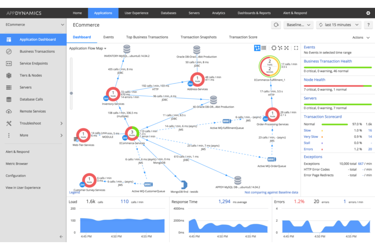
AppDynamics, une filiale de Cisco, est un fournisseur de solutions DEM qui se concentre sur la surveillance de l’expérience utilisateur (EUM) et le suivi des transactions métier. Il propose également une gestion des performances applicatives (APM) de bout en bout pour aider les entreprises à garantir des performances optimales de leurs applications.
Pourquoi j’ai choisi AppDynamics : AppDynamics figure dans ma liste en raison de son fort accent sur la gestion des performances applicatives (APM) et de son souci marqué de l’expérience utilisateur et de l’analyse des tendances. Par exemple, AppDynamics offre une visibilité en temps réel sur les métriques de performance applicative, le suivi des transactions, le diagnostic au niveau du code et la surveillance des bases de données. Cela permet aux organisations d’identifier les goulots d’étranglement de performance, le code inefficace et les problèmes de bases de données impactant la performance des applications.
AppDynamics est également conçu pour gérer des environnements distribués à grande échelle. Il peut surveiller les applications sur plusieurs serveurs, conteneurs et plateformes cloud, y compris le web, le mobile et le bureau. Cela offre une visibilité sur la performance des composants distribués, permettant aux organisations d’optimiser les performances dans des architectures complexes et dynamiques.
Fonctionnalités principales & intégrations :
Fonctionnalités comprennent le suivi de transactions de bout en bout, l’alerte et la détection proactive des incidents, la surveillance du cloud et des microservices, ainsi que l’établissement dynamique des références. AppDynamics permet également la surveillance et le suivi des transactions métier critiques au sein des applications. Il peut fournir des informations sur le flux des transactions, les temps de réponse et les indicateurs de performance.
Intégrations comprennent Medallia, Moogsoft Platform, Contentsquare, Zenduty, SquaredUp, ThousandEyes, Sainapse, Squadcase, Atlassian et Slack.
Pros and Cons
Pros:
- Interface utilisateur simple et intuitive
- Propose des seuils d'alerte personnalisables
- Fournit des graphiques et des données visuelles faciles à comprendre
Cons:
- Peut être complexe pour les débutants
- Le suivi des transactions métier peut être lent
- Les fonctionnalités avancées exigent un apprentissage approfondi
New Relic est une plateforme d'observabilité qui offre une visibilité complète sur l'ensemble de la pile logicielle et des analyses logicielles avancées. Grâce à son approche axée sur les données, elle aide les entreprises à comprendre et à améliorer les performances de leurs logiciels. Compte tenu de ses puissantes capacités d'analyse, New Relic est idéale pour ceux qui recherchent une compréhension approfondie de leurs systèmes logiciels.
Pourquoi j'ai choisi New Relic : J'ai sélectionné New Relic pour cette liste en raison de sa capacité complète à recueillir, analyser et interpréter les données logicielles. Elle se distingue notamment par sa vision à 360 degrés des performances logicielles, essentielle pour identifier les problèmes et comprendre l'expérience utilisateur. Par exemple, la fonctionnalité de traçage distribué de New Relic vous permet de suivre les requêtes à mesure qu'elles transitent par différents services et composants dans un système distribué. Cela offre une visibilité de bout en bout sur les parcours des requêtes, la latence et les dépendances.
New Relic propose également des fonctionnalités de surveillance des applications mobiles, qui permettent de surveiller les performances et l'expérience utilisateur de vos applications mobiles sur différentes plateformes et appareils. Vous pouvez suivre des indicateurs comme les plantages d'applications, les temps de réponse et les interactions des utilisateurs pour optimiser les performances et l'ergonomie de vos applications mobiles.
Fonctionnalités clés & intégrations :
Fonctionnalités : analyses en temps réel, traçage des transactions de bout en bout, surveillance synthétique, surveillance de l'infrastructure, surveillance des performances applicatives (APM) et tableaux de bord personnalisables. Elle propose aussi des outils de diagnostic logiciel tels que le suivi des erreurs, les analyses de performance et la visualisation des données.
Intégrations : AWS, Microsoft Azure, Google Cloud Platform (GCP), Kubernetes, Prometheus, Cassandra, Elasticsearch, HiveMQ, Kafka et Linux.
Pros and Cons
Pros:
- Les fonctionnalités de gestion des charges de travail aident à regrouper les services pour plus d'efficacité
- Fournit des données en temps réel pour des analyses instantanées
- Scalable pour les petites équipes comme pour les grandes entreprises
Cons:
- La documentation officielle est limitée
- Nécessite des compétences techniques pour une utilisation optimale
- L'interface utilisateur peut être complexe pour les débutants
Raygun
Idéal pour le diagnostic de bout en bout, du code à la session utilisateur
Raygun aide votre équipe à détecter, diagnostiquer et résoudre les problèmes de performance logicielle sur l'ensemble des applications, services et sessions utilisateur. Il met en évidence les erreurs, ralentissements et plantages en temps réel afin que vous puissiez remonter aux causes profondes et améliorer l’expérience utilisateur.
Pourquoi j’ai choisi Raygun : J’ai choisi Raygun car il réunit la surveillance des performances applicatives (APM) et le suivi des erreurs dans un seul outil, ce qui le rend idéal lorsque les équipes de développement et d’exploitation partagent la responsabilité de l’expérience utilisateur. Il prend en charge le diagnostic sur tout le cycle de vie—erreurs de code, traces de session, suivi des versions—ce qui vous aide à passer plus rapidement de la détection à la résolution d’un problème.
Fonctionnalités et intégrations phares :
Fonctionnalités : rapports de plantages et d'erreurs sur toutes les plateformes, traçage de session permettant de suivre le parcours utilisateur jusqu'à la défaillance, capture de métriques de performance (comme les requêtes lentes ou l’utilisation mémoire), et suivi des déploiements/versions pour savoir quand un incident a démarré.
Intégrations : GitHub, GitLab, Jira, Slack, Azure DevOps, AWS, SAML SSO, webhooks et API REST.
Pros and Cons
Pros:
- Capture les erreurs au niveau du code et le contexte des sessions utilisateur
- Retrace les problèmes de performance du back-end au navigateur et au mobile
- S'intègre étroitement avec les outils de développement et les workflows d'alerte
Cons:
- L’UX et le design du tableau de bord sont plus axés sur les développeurs, moins orientés expérience utilisateur
- Une configuration avancée et les réglages fins peuvent nécessiter des ressources de développeur
Totango est une plateforme de réussite client conçue pour fournir des informations exploitables en temps réel sur les clients. Elle vise à aider les entreprises dans la gestion de la réussite client en favorisant l'engagement client, en réduisant le taux de désabonnement et en maximisant la valeur vie client.
Pourquoi j'ai choisi Totango : J'ai sélectionné Totango pour cette liste en raison de sa capacité à simplifier les processus complexes de réussite client grâce à une approche proactive et axée sur les objectifs dans la gestion des relations clients. Par exemple, Totango propose des outils permettant aux entreprises d'engager leurs clients de manière proactive. Cela permet des communications personnalisées et automatisées, telles que la messagerie in-app, les e-mails et les notifications, afin de renforcer la relation client, fournir du support et encourager les actions souhaitées.
Totango permet également aux entreprises de surveiller la santé et l'engagement de leurs clients. Il suit divers indicateurs et signaux pour évaluer la satisfaction client, l'adoption du produit et les modes d'utilisation. Cela aide les organisations à repérer les clients à risque et à prendre des mesures proactives pour réduire le taux de désabonnement et générer des opportunités de vente additionnelle.
Fonctionnalités et intégrations remarquables :
Fonctionnalités comprennent la segmentation des clients, des indicateurs de réussite adaptés par rôle, des workflows et des guides de réussite client, des capacités de gestion du cycle de vie client, des tableaux de bord visuels et des rapports personnalisés. Totango facilite aussi la collaboration entre les équipes réussite client en offrant une plateforme centralisée pour partager les informations client, tâches et notes.
Intégrations incluent Salesforce, Microsoft Outlook, Slack, HubSpot, Jira, Monday, Tableau, Stripe, Zoom et Google Analytics.
Pros and Cons
Pros:
- Interface conviviale et intuitive
- Aide à suivre les informations et activités des clients
- Les processus automatisés libèrent du temps à l'équipe pour d'autres tâches
Cons:
- Absence de tarification transparente
- Le haut niveau de personnalisation peut entraîner de la complexité
- Les paramètres de santé client ne sont pas cumulables
Germain UX
Idéal pour observer les étapes réelles des utilisateurs finaux, leur expérience et les points de blocage
Germain UX (également connu sous le nom de Germain Apm/UX) se concentre sur l'expérience utilisateur réelle (RUX) et sur l'analyse de performance—suivi des parcours utilisateurs, relectures de session, indicateurs de performance et problèmes d'expérience à travers des applications et le web.
Pourquoi j'ai choisi Germain UX : J'ai choisi Germain UX car il comble le fossé entre la surveillance classique des applications et l’intelligence sur l’expérience réelle des utilisateurs. Lorsque vous souhaitez comprendre comment les utilisateurs réels sont impactés par des problèmes de performance ou d’utilisabilité—sur différentes plateformes, appareils et zones géographiques—cet outil est conçu pour cela.
Fonctionnalités et Intégrations phares
Fonctionnalités : enregistrement et relecture de sessions, suivi en temps réel des performances et des flux de pages, surveillance technologique (détection navigateur/appareil, erreurs), alertes automatisées en cas de dégradation de l’expérience utilisateur, et analyses axées sur les parcours.
Intégrations : API d’exportation de données, connexions d’alerte/webhook, liens avec des plateformes CRM/analytics (pour la segmentation), et modules personnalisables pour les principales plateformes.
Pros and Cons
Pros:
- La relecture des sessions réelles montre le comportement des utilisateurs dans leur contexte
- Surveille à la fois les performances, la pile technologique et les parcours d’expérience
- Alertes automatisées en cas de détérioration de l’expérience et de problèmes impactant la conversion
Cons:
- La configuration et le paramétrage nécessitent des ressources techniques
- L’interface et la navigation peuvent sembler moins abouties
Elastic est une entreprise spécialisée dans la recherche, largement reconnue pour son Elastic Stack, qui offre des capacités puissantes de journalisation, de recherche et de visualisation. Sa capacité à gérer de grands volumes de données sur l’expérience numérique et à les présenter de manière significative et compréhensible en fait un choix idéal pour l’analyse et la visualisation des données de logs. À noter que l’outil est également connu sous le nom de ELK Stack, car il combine les outils Elasticsearch, Logstash et Kibana.
Pourquoi j’ai choisi Elastic : J’ai sélectionné Elastic pour cette liste en raison de son approche flexible et évolutive dans la gestion des données ainsi que ses solides fonctionnalités de visualisation. Par exemple, Logstash d’Elastic est un pipeline d’ingestion et de traitement de données qui peut collecter des journaux provenant de diverses sources, telles que des fichiers de logs, des bases de données, des systèmes de messagerie et des plateformes cloud. Logstash vous permet également de définir des plugins d’entrée afin de recueillir des logs à partir de sources variées et d’appliquer des filtres pour analyser, transformer et enrichir les données avant de les envoyer à Elasticsearch pour indexation.
De plus, Kibana vous permet de créer des visualisations interactives et des tableaux de bord pour représenter les données de journaux de manière pertinente. Vous pouvez créer des graphiques, des diagrammes, des cartes et des tableaux pour visualiser les statistiques, tendances et corrélations extraites des logs. Kibana propose aussi une interface conviviale afin d’explorer visuellement les données des logs et d’approfondir certains détails.
Fonctionnalités et intégrations remarquables :
Fonctionnalités : stockage, indexation, analyse et recherche des données de logs via Elasticsearch, ainsi que des fonctionnalités d’analyse de logs préconstruites, telles que les applications Logs et Logs UI via Kibana. Elastic Stack inclut aussi une fonctionnalité appelée Watcher, qui permet de configurer des alertes et des fonctions de surveillance basées sur les données de journalisation.
Intégrations : divers types de sources de données, comprenant les logs système, les applications web et les services cloud, ainsi que Slack, Citibank, Engadget, AWS, Microsoft Azure et Google Cloud.
Pros and Cons
Pros:
- Capacités puissantes de recherche en texte intégral et d’analytique
- Les composants open source facilitent l’implémentation d’Elastic
- Très évolutif et flexible pour gérer des volumes de données variés
Cons:
- L’interface utilisateur peut sembler un peu dépassée
- Les formules supérieures peuvent être coûteuses
- La prise en main peut être difficile pour les débutants
Contentsquare est une plateforme d'analyse qui fournit des informations sur le comportement des clients tout au long de leur parcours digital. Sa capacité à visualiser les interactions et expériences des clients de manière claire et facilement compréhensible en fait un outil idéal pour les entreprises qui souhaitent comprendre et améliorer le parcours de leurs clients.
Pourquoi j'ai choisi Contentsquare : J'ai sélectionné Contentsquare pour ses capacités avancées en analyse du parcours client. Parmi les nombreux outils disponibles, il se distingue par sa représentation visuelle des interactions clients, rendant l'analyse plus intuitive et approfondie. Ces fonctionnalités incluent des tableaux de bord et rapports personnalisables, permettant aux entreprises de créer des représentations visuelles des données du parcours client, ce qui facilite l'identification des tendances, schémas et informations exploitables. Les rapports peuvent également être générés et partagés avec les parties prenantes afin de faciliter la prise de décisions basée sur les données.
Contentsquare permet également aux entreprises de visualiser et de cartographier le parcours utilisateur typique. Cela aide les organisations à identifier les différents points de contact et étapes parcourues par les utilisateurs, comme les pages d'atterrissage, les pages produits, les processus de paiement, et plus encore, afin de mettre en évidence les opportunités ou les points de friction.
Fonctionnalités clés & intégrations :
Les fonctionnalités incluent l'analyse du parcours utilisateur, l'analyse des tunnels de conversion, des options de segmentation et de personnalisation, la relecture de sessions et des visualisations par cartes de chaleur. La plateforme analytique de Contentsquare fournit également des informations comportementales en analysant les interactions utilisateur et les schémas d'engagement.
Intégrations : Google Analytics, Tableau, AWS, Salesforce, Optimizely, Qualtrics XM et Adobe Analytics.
Pros and Cons
Pros:
- Offre des métriques uniques et des analyses exploitables
- Permet des analyses au niveau macro et micro
- Propose un service client disponible en temps réel pour les utilisateurs
Cons:
- La tarification n'est pas transparente
- L'outil peut présenter une courbe d'apprentissage importante
- Peut être trop riche en fonctionnalités pour les petites entreprises aux besoins simples
ControlUp est une solution de gestion informatique en temps réel conçue pour fournir des informations sur l'infrastructure informatique. Elle offre une vue unifiée pour visualiser, analyser et optimiser vos environnements informatiques, ce qui la rend particulièrement adaptée à la surveillance de l'infrastructure informatique.
Pourquoi j'ai choisi ControlUp : J'ai sélectionné ControlUp dans cette liste en raison de ses capacités étendues en matière de surveillance de l'infrastructure informatique, notamment des informations en temps réel et des fonctionnalités de remédiation qui offrent une solution complète pour la gestion d’environnements IT complexes. Par exemple, ControlUp propose un large éventail de métriques de performance et d’analyses permettant aux équipes informatiques de comprendre et d’optimiser leur infrastructure. Il suit l’utilisation du processeur (CPU), la consommation de mémoire, les entrées/sorties disque, le trafic réseau et d’autres indicateurs clés de performance. Ces métriques sont présentées via des tableaux de bord et des visualisations intuitives. Cela permet aux équipes informatiques d’identifier rapidement les goulets d’étranglement ou les anomalies de performance.
ControlUp inclut également des fonctionnalités de surveillance de l’expérience des utilisateurs finaux pour mesurer et analyser la performance des postes de travail, ordinateurs portables et environnements de bureaux virtuels (VDI). Il collecte des données relatives aux temps de connexion, à la réactivité des applications, à la latence du système et à d’autres facteurs affectant l’expérience utilisateur.
Caractéristiques et intégrations remarquables :
Fonctionnalités : surveillance en temps réel, analyses de performance, notifications et alertes sur l’infrastructure, rapports et analyses historiques, supervision et gestion à distance d'environnements IT distribués. ControlUp propose également une fonctionnalité de surveillance des performances applicatives pour suivre et analyser la performance des applications métier critiques.
Intégrations : VMware, Microsoft Azure, Microsoft RDS, Citrix, Microsoft Intune, Microsoft Virtual Desktops, et Microsoft Teams.
Pros and Cons
Pros:
- Fournit des alertes et notifications personnalisables
- Le contrôle de certaines zones peut être délégué à des équipes spécifiques
- Propose une fonction d'automatisation informatique efficace
Cons:
- L’automatisation basée sur des scripts doit être achetée séparément
- Peut être complexe à installer et à configurer
eG Innovations est une solution de surveillance de l’expérience utilisateur conçue pour fournir une vision complète de l’expérience de l’utilisateur final. Elle permet aux organisations de suivre, mesurer et améliorer de manière proactive l’expérience numérique des utilisateurs.
Pourquoi j’ai choisi eG Innovations : J’ai choisi eG Innovations pour cette liste en raison de ses solides capacités à suivre les expériences des utilisateurs finaux, notamment grâce à ses fonctionnalités avancées de surveillance. Par exemple, la solution d’eG Innovations propose une surveillance multidimensionnelle de l’expérience utilisateur. Elle suit les performances selon différents axes, comme la latence du réseau, les temps de réponse des serveurs, la réactivité des applications et la convivialité de l’interface utilisateur. Cette vue d’ensemble aide à identifier les causes profondes des problèmes de performance et facilite un dépannage efficace.
La solution eG Innovations inclut également des alertes proactives pour les équipes informatiques en fonction de seuils prédéfinis, permettant ainsi un dépannage et une résolution rapide des problèmes de performance affectant les utilisateurs finaux.
Fonctionnalités essentielles & intégrations :
Fonctionnalités comprennent la surveillance réelle des utilisateurs, la surveillance de transactions synthétiques, la surveillance réelle des utilisateurs (RUM), l’évaluation de la gestion de l’expérience numérique et des métriques de l’expérience utilisateur. eG Innovations propose également des tableaux de bord, des visualisations et des rapports qui résument et présentent les indicateurs clés et les tendances de performance.
Intégrations comprennent HP Orchestration, BMC BladeLogic, ServiceNow, ServiceDesk, ManageEngine, RemedyForce, HP ServiceDesk et BMC Remedy.
Pros and Cons
Pros:
- Facilite le débogage rapide et la résolution des problèmes
- Le tableau de bord offre une vue unique sur les routeurs, serveurs et applications
- Fournit des analyses et des rapports détaillés
Cons:
- Manque de transparence sur la tarification
- Peut être trop complexe pour les petites entreprises
- Nécessite un temps d’adaptation pour exploiter pleinement ses fonctionnalités
Compass est une plateforme d’adoption et de suivi numérique conçue pour aider votre équipe et vos clients à exceller dans des environnements digitaux. Grâce à des fonctionnalités telles que des parcours guidés dans les applications, une base de connaissances et une assistance par chat alimentée par l’IA, elle garantit aux utilisateurs l’accès aux informations essentielles au bon moment.
Pourquoi j’ai choisi Compass : J’apprécie que Compass propose des capacités d’analyse complètes. Il suit le comportement des utilisateurs dans votre écosystème numérique, fournissant des informations exploitables sur la manière dont les employés ou les clients interagissent avec vos logiciels et ressources. Ces données permettent d’identifier les points de blocage, d’optimiser les supports de formation et de s’assurer que votre équipe ou vos clients exploitent pleinement les fonctionnalités disponibles. Un tel suivi garantit de meilleurs taux d’adoption et réduit les investissements gaspillés dans des logiciels sous-utilisés.
Une autre raison pour laquelle Compass excelle dans le suivi numérique est sa capacité à s’intégrer à vos applications existantes. Grâce à son plugin navigateur ou à son intégration basée sur un script, Compass assure un suivi et une surveillance constants sur toutes les plateformes sans perturber les flux de travail. En intégrant les parcours guidés et les articles de connaissances directement dans les applications, il offre un accompagnement en temps réel tout en récoltant des métriques d’engagement pour améliorer continuellement les expériences utilisateur.
Fonctionnalités remarquables & intégrations :
Les fonctionnalités comprennent une bibliothèque de documents, des parcours interactifs avec des éléments multimédias, une assistance par chat alimentée par l’IA pour l’accès à votre base de connaissances, ainsi que des déclencheurs automatiques.
Intégration avec vos outils existants disponible via un script ou l’extension Compass.
Pros and Cons
Pros:
- Suit le comportement des utilisateurs pour des insights exploitables
- Accompagnement en temps réel
- Référentiel documentaire centralisé
Cons:
- Peut ne pas couvrir des besoins de suivi très spécifiques hors formation et adoption
- Le chat IA dépend fortement du contenu de connaissance existant
LiveAgent est un logiciel de support client omnicanal conçu pour améliorer l'expérience client des entreprises dans divers secteurs. Il propose un système avancé de gestion des tickets, un chat en direct, une intégration aux réseaux sociaux et des fonctionnalités de centre d'appels intégrées pour optimiser les interactions et les processus de support.
Pourquoi j'ai choisi LiveAgent : LiveAgent offre une variété de fonctionnalités qui en font un outil de surveillance numérique efficace pour perfectionner le support client. Sa fonction de chat en direct comprend le suivi en temps réel des visiteurs, les invitations proactives au chat et la visualisation du texte en cours de saisie, ce qui favorise l'engagement client rapide. De plus, le système de gestion des tickets centralise les communications sur différents canaux pour une gestion efficace des demandes.
LiveAgent propose également des analyses internes. Sa fonctionnalité de suivi du temps vous donne des détails précis sur le temps passé par votre équipe sur chaque ticket, ce qui permet d'identifier les goulots d'étranglement et d'améliorer l'efficacité. Les rapports de conformité SLA assurent que votre équipe respecte les accords de niveau de service en mettant en évidence les temps de réponse et de résolution.
Fonctionnalités clés & intégrations :
Fonctionnalités : messages prédéfinis, journaux d'audit, suivi intégré au chat, chat en temps réel, détection de collision d'agents, galerie d'invitations au chat, analyses des tickets/clients, règles temporelles, suspension de l'acheminement des tickets, recherche et remplacement, réponses préenregistrées, accords de niveau de service.
Intégrations : WhatsApp, WordPress, Prestashop, Magento, Shopify, Mailchimp, Pipedrive et Slack.
Pros and Cons
Pros:
- Fonctionnalités de chat proactif pour anticiper les besoins des clients
- Gestion omnicanal des tickets
- Fonctionnalités de centre d'appels
Cons:
- Certains canaux de communication sont facturés séparément
- Les rapports ne sont pas disponibles avec le forfait de base
Sentry offre une surveillance des erreurs en temps réel et un suivi des performances sur les applications front-end, back-end et mobiles. En capturant les erreurs et en retraçant leur origine, votre équipe peut réduire l’impact sur les utilisateurs et améliorer l'expérience numérique.
Pourquoi j'ai choisi Sentry : J'ai choisi Sentry car il se concentre précisément sur la visibilité et le contexte des erreurs—jusqu'à la ligne de code cassée—et fait le lien direct avec l’impact utilisateur. Lorsque vous souhaitez relier les bugs à une dégradation de l'expérience utilisateur, Sentry offre une vue claire et exploitable.
Fonctionnalités phares & intégrations
Fonctionnalités comprenant la capture d’erreurs multiplateforme (JavaScript, mobile, serveur), la surveillance des performances (transactions lentes), la relecture de session (sur les offres compatibles), l’acheminement des alertes et les workflows de résolution liés aux systèmes de développement.
Intégrations comprenant GitHub, Slack, Jira, Azure DevOps, SAML SSO, API/webhooks et routage d’alertes personnalisées.
Pros and Cons
Pros:
- Capture les exceptions et les traces de performance sur plusieurs plateformes
- Relie directement les erreurs aux versions/déploiements et au contexte utilisateur
- Prend en charge la relecture de session et le monitoring des performances dans un seul outil
Cons:
- L’interface et la configuration peuvent sembler techniques et orientées développeurs
- Moins axé sur la surveillance synthétique ou les métriques UX comme le temps de chargement des pages
Autres Outils de Surveillance de l’Expérience Numérique
Voici une liste d’autres solutions de surveillance de l’expérience numérique que j’ai considérées pour ce classement. Même si elles ne sont pas dans mon top 20, elles méritent quand même d’être consultées. L’une d’elles pourrait d’ailleurs être l’outil parfait pour vousu0026nbsp;!
- BMC TrueSight
Idéal pour l'automatisation pilotée par l'AIOps et la prévision des coûts
- Riverbed SteelCentral
Idéal pour une visibilité de bout en bout sur les performances du réseau et des applications.
- Splunk APM
Idéal pour analyser et visualiser les données de performance des applications
Critères de sélection des outils de surveillance de l’expérience numérique
Pour sélectionner les meilleurs outils de surveillance de l’expérience numérique à inclure dans cette liste, j’ai pris en compte les besoins courants des acheteurs et leurs problématiques, comme garantir la visibilité des performances en temps réel et identifier les points de friction dans l’expérience utilisateur. J’ai également utilisé la grille d’évaluation suivante afin de maintenir un cadre structuré et équitable :
Fonctionnalités principales (25 % du score total)
- Surveiller les interactions utilisateurs en temps réel
- Suivre les indicateurs de performance sur différentes plateformes
- Identifier et diagnostiquer les problèmes de performance
- Améliorer l’expérience utilisateur grâce aux analyses
- Mesurer le comportement et l’engagement des utilisateurs
Fonctionnalités différenciantes supplémentaires (25 % du score total)
- Proposer des analyses prédictives pilotées par l’intelligence artificielle
- Fournir la relecture des sessions pour cartographier en détail le parcours utilisateur
- Inclure des cartes de chaleur pour visualiser les interactions utilisateurs
- Permettre l’intégration multiplateforme
- Intégrer des alertes et notifications personnalisables
Ergonomie et facilité d’utilisation (10 % du score total)
- Évaluer la conception de l'interface intuitive
- Évaluer la facilité de navigation et l’accessibilité
- Prendre en compte les options de personnalisation selon les préférences utilisateur
- Revoir la clarté des outils de visualisation des données
- Déterminer la courbe d’apprentissage pour les nouveaux utilisateurs
Intégration et formation (10 % du score total)
- Fournir des vidéos de formation et des webinaires complets
- Proposer des visites interactives du produit pour les nouveaux utilisateurs
- Inclure des modèles disponibles pour une configuration rapide
- Garantir la disponibilité de chatbots pour un support instantané
- Évaluer l’efficacité du support après achat
Support client (10 % du score total)
- Évaluer le temps de réponse et la disponibilité du support
- Évaluer la qualité de la documentation et des ressources d’assistance
- Déterminer la disponibilité d’options de support multicanal
- Revoir l’expertise et l’utilité du personnel de support
- Prendre en compte la disponibilité de forums communautaires et de groupes d’utilisateurs
Rapport qualité/prix (10 % du score total)
- Comparer les niveaux de tarification avec les fonctionnalités proposées
- Évaluer la flexibilité des plans tarifaires pour la montée en charge
- Évaluer la rentabilité des fonctionnalités incluses
- Prendre en compte la disponibilité d’essais ou de démos gratuits
- Consulter les retours client sur la satisfaction liée au prix
Avis clients (10 % du score total)
- Analyser les notes générales de satisfaction des utilisateurs
- Consulter les avis sur la fiabilité et les performances de l’outil
- Évaluer le ressenti des utilisateurs concernant la facilité d’utilisation et les fonctionnalités
- Prendre en compte les avis sur l’expérience avec le support client
- Évaluer les retours sur la valeur, le prix et le retour sur investissement
Comment choisir un outil de surveillance de l’expérience numérique
Il est facile de se perdre dans des listes de fonctionnalités interminables et des structures tarifaires complexes. Pour vous aider à rester concentré lors de votre processus unique de sélection logicielle, voici une liste de points à garder à l’esprit :
| Facteur | À prendre en compte |
|---|---|
| Scalabilité | L’outil peut-il accompagner la croissance de votre entreprise ? Considérez la croissance future, les limites utilisateurs et la gestion des données. Privilégiez les outils capables de passer à l’échelle en douceur. |
| Intégrations | Fonctionne-t-il avec vos systèmes existants ? Vérifiez un raccordement fluide avec vos outils actuels pour éviter toute rupture de flux de travail. |
| Personnalisation | Pouvez-vous l’adapter à vos besoins ? Cherchez des options pour modifier tableaux de bord, rapports et alertes selon votre organisation. |
| Facilité d’utilisation | L’interface est-elle intuitive ? Optez pour des outils nécessitant peu de formation afin que votre équipe se concentre sur la surveillance, pas l’apprentissage du système. |
| Implémentation et onboarding | Combien de temps la mise en place nécessite-t-elle ? Évaluez ressources et délai nécessaires pour démarrer l’outil efficacement. Privilégiez les processus simplifiés. |
| Coût | Correspond-il à votre budget ? Évaluez les coûts initiaux, les abonnements et les frais cachés. Comparez la valeur apportée au prix demandé. |
| Garanties de sécurité | Vos données et opérations sont-elles protégées ? Contrôlez cryptage, conformité et antécédents d’incidents de sécurité. |
| Disponibilité du support | L’aide est-elle facilement accessible ? Vérifiez l’offre de support solide, comme une assistance 24/7 ou un gestionnaire de compte dédié, pour résoudre rapidement les problèmes. |
Fonctionnalités des outils de surveillance de l’expérience numérique
Lorsque vous sélectionnez un outil de surveillance de l’expérience numérique, soyez attentif aux fonctionnalités clés suivantes :
- Surveillance en temps réel : Obtenez des informations instantanées sur les interactions et les expériences de vos utilisateurs au moment où elles se produisent, afin de repérer les problèmes avant qu'ils ne deviennent de véritables casse-têtes. Cette fonctionnalité vous aide à identifier rapidement les ralentissements ou les pannes et à réagir de manière proactive.
- Analyse des performances côté utilisateur final : Découvrez comment les utilisateurs réels expérimentent vos plateformes numériques — jusque dans les temps de chargement, les erreurs et les difficultés de navigation. Cela vous permet de mettre en place des améliorations ciblées qui ont un réel impact sur vos utilisateurs.
- Surveillance synthétique des transactions : Simulez le comportement des utilisateurs 24h/24 en exécutant des actions scriptées, comme des connexions ou des achats, afin de repérer les goulets d'étranglement au niveau des performances — même lorsque tout le monde dort.
- Suivi multicanal : Suivez l'expérience utilisateur sur le web, le mobile et les plateformes de bureau pour bénéficier d'une vision globale de chaque point de contact. C'est votre outil tout-en-un pour garder un œil sur l'ensemble du parcours numérique.
- Alertes et notifications : Recevez des alertes en temps opportun lorsque l'expérience utilisateur tombe sous vos normes. Cela vous permet de garder une longueur d'avance et de résoudre les problèmes avant même que vos utilisateurs ne s'en rendent compte.
- Analyse des causes profondes : Approfondissez rapidement les problèmes grâce à des diagnostics détaillés qui vous aident à identifier précisément l'origine des dysfonctionnements — que ce soit un incident serveur ou un réseau instable.
- Tableaux de bord personnalisables : Construisez vos propres vues en utilisant les indicateurs qui comptent pour vous. Repérez les tendances, suivez les KPI et partagez les résultats avec votre équipe — le tout depuis un tableau de bord simple et intuitif.
Fonctionnalités d’IA courantes des outils de surveillance de l’expérience numérique
Au-delà des fonctionnalités standard des outils de surveillance de l'expérience numérique énumérées ci-dessus, de nombreuses solutions intègrent l’IA à travers des fonctionnalités telles que :
- Détection d’anomalies : Repérez automatiquement les comportements inhabituels chez les utilisateurs ou dans les métriques de performance, pour identifier les problèmes qui pourraient échapper à une surveillance traditionnelle.
- Analyses prédictives : Prévoyez les futurs problèmes de performance ou les interruptions avant qu'ils n'impactent vos utilisateurs grâce à l’analyse des tendances et des comportements par l’IA.
- Tri automatisé des problèmes : Laissez l’IA évaluer l’urgence et la cause probable des incidents afin d’aider à prioriser les correctifs en fonction de l’impact business plutôt que de supposer.
- Évaluation intelligente de l’expérience utilisateur : L’IA évalue les sessions utilisateurs et attribue des scores d’expérience, ce qui vous permet de vous concentrer sur les aspects de votre présence numérique nécessitant le plus d’améliorations.
- Recommandations proactives : Recevez des suggestions générées par l’IA pour optimiser vos plateformes numériques — accélérer les pages lentes, revoir les parcours de navigation confus, etc.
Avantages des outils de surveillance de l’expérience numérique
La mise en place d’outils de surveillance de l’expérience numérique offre de nombreux avantages pour votre équipe et votre entreprise. En voici quelques-uns auxquels vous pouvez vous attendre :
- Amélioration de l’expérience utilisateur : En recueillant des données en temps réel sur les interactions des utilisateurs, ces outils permettent d’identifier et de résoudre les problèmes rencontrés par les utilisateurs, améliorant ainsi leur expérience globale.
- Prise de décision basée sur les données : Ces outils fournissent des analyses et des informations qui soutiennent les décisions stratégiques, en vous permettant de prioriser les améliorations sur la base des comportements et des besoins réels des utilisateurs.
- Collaboration renforcée : Grâce à des fonctionnalités favorisant le travail d’équipe, les outils de surveillance de l’expérience numérique permettent à plusieurs utilisateurs de participer à la résolution de problèmes et à la planification, en assurant la prise en compte de divers points de vue.
- Évolutivité et flexibilité : Au fur et à mesure que votre organisation grandit, ces outils s’adaptent pour gérer un nombre croissant d’utilisateurs et des environnements plus complexes, tout en conservant leur efficacité.
- Intégration avec les systèmes existants : En se connectant à d’autres plateformes comme les CRM ou les outils de gestion de projets, ils assurent une circulation fluide des données et une accessibilité optimale, contribuant ainsi à garder la cohérence des systèmes.
- Conception centrée utilisateur : Axés sur la compréhension des besoins des utilisateurs, ces outils facilitent la collecte de feedbacks et la prise de décisions éclairées afin de s’aligner sur les attentes clients.
- Résolution proactive des problèmes : Ils permettent aux équipes de repérer et résoudre les incidents potentiels avant qu’ils n’affectent les utilisateurs, réduisant ainsi les temps d’arrêt et renforçant la fiabilité.
Coûts et tarification des outils de surveillance de l’expérience numérique
Le choix d’outils de surveillance de l’expérience numérique nécessite de bien comprendre les différents modèles tarifaires et formules proposés. Les coûts varient selon les fonctionnalités, la taille de l’équipe, les modules complémentaires, etc. Le tableau ci-dessous résume les formules courantes, leurs prix moyens et les fonctionnalités types incluses dans les solutions de surveillance de l’expérience numérique :
Tableau comparatif des formules pour les outils de surveillance de l’expérience numérique
| Type de plan | Prix moyen | Fonctionnalités courantes |
|---|---|---|
| Plan gratuit | $0 | Surveillance de base, rétention de données limitée, et support communautaire. |
| Plan personnel | $5-$15/utilisateur/mois | Surveillance améliorée, alertes personnalisables, et support par e-mail. |
| Plan entreprise | $20-$50/utilisateur/mois | Analyses avancées, outils de collaboration en équipe, et assistance téléphonique. |
| Plan entreprise | $100-$300/utilisateur/mois | Personnalisation complète, gestionnaire de compte dédié, et support 24h/24, 7j/7. |
Surveillance de l'expérience numérique : Foire aux questions
u003cspan style=u0022font-weight: 400u0022u003eLa surveillance de l’expérience numérique peut représenter une tâche importante, regroupant d’énormes quantités de données, de graphiques et d’informations. Si vous avez encore besoin d’aide pour certains fondamentaux — pas de souci ! J’ai inclus ci-dessous une liste de questions fréquemment posées concernant la surveillance de l’expérience numérique et les outils utilisés pour vous aider à bien démarrer.u0026nbsp;u003c/spanu003e
Que dois-je rechercher lors du choix d’un outil de surveillance de l’expérience numérique pour mon organisation ?
Lors de l’évaluation des outils de surveillance de l’expérience numérique, vérifiez d’abord si la plateforme couvre tous vos canaux numériques critiques, tels que les sites web, les applications mobiles et les services cloud. Vous aurez besoin d’une surveillance en temps réel, d’analyses des parcours utilisateurs et de fonctionnalités de visualisation claires pour obtenir des informations rapidement. Une solide intégration à vos systèmes existants de gestion de l’expérience client (CX), d’IT et d’analytique est essentielle pour éviter les silos de données. Évaluez également la facilité d’utilisation ; une interface complexe risque de ralentir votre équipe. Enfin, privilégiez des outils proposant un support fiable, de fortes capacités de personnalisation, et une évolutivité adaptée à la croissance de votre organisation.
Comment les outils de surveillance de l’expérience numérique peuvent-ils aider à réduire le taux de désabonnement des clients ?
Les outils de surveillance de l’expérience numérique permettent de détecter les problèmes rencontrés par les clients, tels que des temps de chargement lents ou des fonctionnalités défaillantes, avant que ceux-ci n’affectent de larges segments de votre audience. En vous alertant tôt, vous pouvez résoudre rapidement les plaintes et augmenter la satisfaction générale. De nombreux outils fournissent des rapports pour mettre en évidence des motifs derrière les problèmes récurrents, ce qui permet d’éliminer de façon proactive les points de friction. En offrant constamment une expérience numérique fluide, vous renforcez la fidélité et réduisez les risques que vos clients passent à la concurrence.
Existe-t-il des outils gratuits de surveillance de l’expérience numérique ?
u003cspan style=u0022font-weight: 400u0022u003eOui, plusieurs fournisseurs proposent des forfaits gratuits ou d’essai. Par exemple, New Relic dispose d’un niveau gratuit avec des fonctionnalités limitées, tandis que des outils comme Dynatrace offrent un essai gratuit limité dans le temps. Ces options sont idéales pour tester l’outil et voir s’il répond à vos besoins avant de vous engager sur une offre payante.u003c/spanu003e
Les outils de surveillance de l’expérience numérique peuvent-ils s’intégrer avec les plateformes CX et analytiques existantes ?
Oui, la plupart des solutions de surveillance de l’expérience numérique reconnues sont conçues pour s’intégrer sans difficulté à vos plateformes existantes d’expérience client, d’analytics et de gestion des services informatiques. Beaucoup proposent des connecteurs préconfigurés pour des outils populaires comme Salesforce, Google Analytics ou Slack, ou encore des API ouvertes pour des intégrations sur mesure. Cela vous permet de combiner les données de comportement utilisateur avec des indicateurs métier plus globaux, pour offrir une vue unifiée à toutes les parties prenantes. Avant de vous engager, assurez-vous que l’outil supporte les intégrations dont vous avez besoin, et demandez s’il existe des coûts ou exigences techniques additionnels.
À quelle vitesse mon équipe peut-elle détecter et résoudre les problèmes grâce à des outils de surveillance numérique ?
Un bon outil de surveillance numérique permet de réduire considérablement le temps de détection et de résolution des incidents par votre équipe. Les tableaux de bord en temps réel, les enregistrements de sessions utilisateur, et les alertes automatisées informent votre équipe dès qu’une baisse de performance ou une erreur se produit. Ainsi, vous pouvez souvent réagir avant même que la majorité des clients ne s’en aperçoive. Les plateformes les plus avancées aident aussi à identifier rapidement les causes profondes, accélérant le diagnostic et diminuant les temps d’indisponibilité. Sur le long terme, les données collectées permettent d’optimiser vos points de contact numériques et d’éviter la réapparition des mêmes problèmes.
Quels sont les défis courants lors de la mise en œuvre d’un logiciel de surveillance de l’expérience numérique ?
Vous pourriez rencontrer certaines difficultés lors du déploiement, comme la connexion de l’outil à des applications existantes, le mapping de parcours utilisateurs complexes, ou la garantie totale de la conformité aux règles de protection des données. La formation des équipes à de nouveaux processus peut aussi représenter un investissement conséquent. Il est également fréquent que l’extraction de données à partir de toutes les sources pertinentes (sites web, mobiles, APIs) nécessite une configuration spécifique.rnrnPour faciliter le processus, collaborez étroitement avec votre fournisseur lors de l’intégration et profitez de leurs tutoriels guidés ou de leurs ressources d’accompagnement. Fixer des objectifs clairs et impliquer dès le départ les responsables IT, CX et métiers contribuera à une mise en œuvre réussie.
Autres évaluations de logiciels d’expérience numérique
Gérer l’expérience client numérique implique de nombreux éléments en mouvement. Si vous avez besoin de davantage d’outils ou d’alternatives pour optimiser l’expérience numérique de vos clients — ou si vous souhaitez simplement découvrir ce qui existe sur le marché — n’hésitez pas à consulter certains de nos autres articles sur ce sujet :
- Plateformes d'expérience digitale
- Logiciels de gestion de l’expérience client
- Outils de tests d’utilisabilité pour l’UX
- Logiciels de tests UX
- Logiciels d’enregistrement de sessions
Dernières réflexions
Après avoir lu cet article, j’espère que vous comprenez à quel point le marché des outils de surveillance de l’expérience digitale propose un éventail très varié d’options, chacune se distinguant par des atouts spécifiques : analyses approfondies, insights alimentés par l’IA ou analyse détaillée des journaux. Ainsi, la première étape dans votre recherche d’un outil de surveillance de l’expérience digitale doit être de définir précisément vos besoins.
Vous cherchez d’autres tests, astuces ou conseils d’experts sur les outils d’expérience client ? Inscrivez-vous à notre newsletter pour accéder aux dernières actualités du secteur.
